Номинируйте кейсы на Workspace Digital Awards 2026. Прием заявок до 16 декабря по льготной цене, успейте принять участие!
Назад
#Маркетинг и реклама

От клика до сделки: практическое руководство по сквозной аналитике для бизнеса

2042 
 

Сквозная аналитика — необходимый любому современному бизнесу инструмент, который позволяет управлять рекламным бюджетом контролируемо, а не хаотично.

Что это и в чем отличие от других видов аналитики

Сквозная аналитика — это система отслеживания пути ваших клиентов от первого касания с различными источниками продвижения до совершения конверсии. Этот путь подразумевает фиксирование всех этапов взаимодействия с вашим продуктом или услугой. В качестве конверсии могут выступать различные форматы целевого действия, например, оформление заказа, оплата услуги, контактные данные, заполнение лид-формы, посещение вашего офлайн-магазина и многие другие действия. 

Для многоканального маркетинга — это абсолютный must-have, который позволяет в одном окне отслеживать результаты маркетинговой активности из всех источников продвижения и работы отдела продаж, работы с привлеченными лидами. 

Отличие от веб-аналитики

Давайте посмотрим, чем сквозная аналитика отличается от веб-аналитики:

  1. В отличие от веб-аналитики, она не ограничивается анализом действий, совершенных на вашем сайте. В нее можно включить передачу данных об офлайн-действиях, например, входящих звонках, частичном выкупе товаров или совершении покупки офлайн.
  2. Веб-аналитика собирает отчетность по поведению пользователей на сайте, источникам трафика, посещению страниц, совершенным событиям и конверсиям.
  3. Веб-аналитика не подходит для бизнеса, где на офлайн приходится существенный процент конверсий, так как такая аналитика сильно искажает анализ эффективности рекламных вложений. Вы не сможете учитывать конверсии, совершенные за пределами вашего сайта, хотя может оказаться, что их источник — ваша маркетинговая активность.

Отличие от CRM-аналитики

От CRM-аналитики сквозную отличают следующие характеристики:

  1. В CRM-системах основной фокус делается на лидах, сделках, стадиях работы с контактами и удержании.
  2. В CRM-системе мы не видим данные по рекламному бюджету, а значит, упускаем в одном окне информацию о стоимости привлечения лида, а также в некоторых системах нет возможности определить, какой именно источник его привел.
  3. Для офлайн-продвижения контакты в CRM-системы контакты не подтягиваются автоматически. 

Для чего нужна сквозная аналитика

Сквозная аналитика закрывает сразу несколько бизнес-задач:

1.     Прозрачность маркетинговых каналов и источников трафика: при многоканальном продвижении необходимо отслеживать, какие рекламные каналы приносят клиентов, а какие — трафик, который не превращается в лиды.

От клика до сделки: практическое руководство по сквозной аналитике для бизнеса

Источник: https://roistat.com/img/features_analytics/full-width-carousel1@2x.webp

2.     Оптимизация бюджета: за счет сводки по расходам и прибыли, а также цене лида (CPL) можно понять, какие источники трафика помогают бизнесу максимально окупить вложения в рекламу и повысить ROI или ROMI. Постоянный мониторинг позволит вовремя перераспределить бюджет в рекламные каналы, отдача от которых результативнее. 

От клика до сделки: практическое руководство по сквозной аналитике для бизнеса

Источник: https://roistat.com/img/features_analytics/marketing-in-plain-sight-illustration-img@2x.webp

3.     Работа с качеством лидов: количество лидов не всегда означает их высокое качество. Сквозная аналитика дает данные, по которым можно улучшить качество лидов, ведь именно они обеспечивают бизнес конверсиями. При изучении дашбордов можно вычислить, какие каналы приносят большое количество лидов, которые дисквалифицируются на дальнейших этапах, а какие — целевые заявки. На основании этих данных требуется перераспределение бюджета. 

4.     Учет офлайн-конверсий: важный шаг для бизнеса, у которого значительная часть продаж приходится на офлайн (например, пользователи, привлеченные рекламой, могли совершить покупку в офлайн-магазине, а на сайте видна только брошенная корзина). Данные об офлайн-конверсиях необходимо передавать в CRM-систему, чтобы оттуда они добавлялись в сквозную аналитику.

Данные о звонках лучше отслеживать с помощью кол-трекеров, чтобы они также подтягивались автоматически. 

5.     Повышение эффективности работы отдела продаж: благодаря сквозной аналитике видно, какие лиды перешли в сделку, а какие были дисквалифицированы. Важно отслеживать, на каком этапе обработки лидов вы теряете потенциальных клиентов. Аналитика помогает оптимизировать не только рекламный бюджет, но и скрипты работы отдела продаж.

6.     Автоматизация: вам не нужно держать в голове данные из разных источников. Согласитесь, смотреть данные о результативности кампаний в каждом рекламной кабинете — неудобно, также как и сводить их дальше с данными о расходах и прибыли. Сквозная аналитика делает эту работу за вас, регулярно формируя емкие отчеты, что позволяет быстрее реагировать на результаты продвижения, корректируя маркетинговую стратегию и бюджет.  

Сервисы для сквозной аналитики

Сегодня на рынке есть различные способы автоматизировать анализ эффективности маркетингового продвижения:

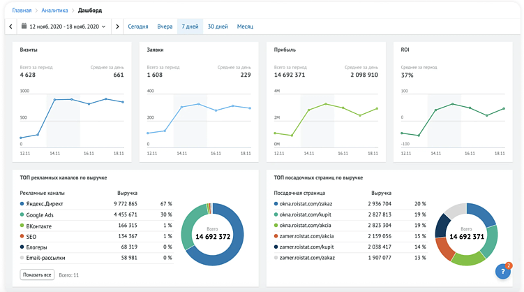
1.     Сервисы сквозной аналитики: например, RoistatFair BI или CallTouch, предлагают решения для автоматического сбора данных из различных источников и генерации отчетов (например, по каналам, лендингам, менеджерам компании, ключевым словам и другим параметрам). У них есть интеграция почти со всеми популярными рекламными системами, кол-трекерами и CRM-системами. Для бизнеса со стандартной учетной системой и популряной CRM-системой такие сервисы отлично справляются с задачей. Однако стоит учесть, что коробочное решение подходит только для стандартной версии учета привлечения и сделок. Если ваша CRM-система кастомизирована (например, подсчет сделок со сложными формулами или фильтрация в учете лидов), то подключение к сервису может быть непростым. Потребуется сложная интеграция, и в некоторых кейсах вы можете столкнуться с потерей данных из-за ограниченных возможностей интеграции.

От клика до сделки: практическое руководство по сквозной аналитике для бизнеса

Источник: https://fair.bi/

2.     CRM-системы с расширенным функционалом: некоторые CRM-системы, например amoCRMили Bitrix24, предлагают функционал сквозной аналитики, но для его настройки требуется интеграция с кол-трекингом, рекламными системами и передача офлайн-конверсий. 

В Bitrix24, например, можно видеть путь клиента внутри CRM-системы.

От клика до сделки: практическое руководство по сквозной аналитике для бизнеса

Источник: https://helpdesk.bitrix24.ru/open/8771305

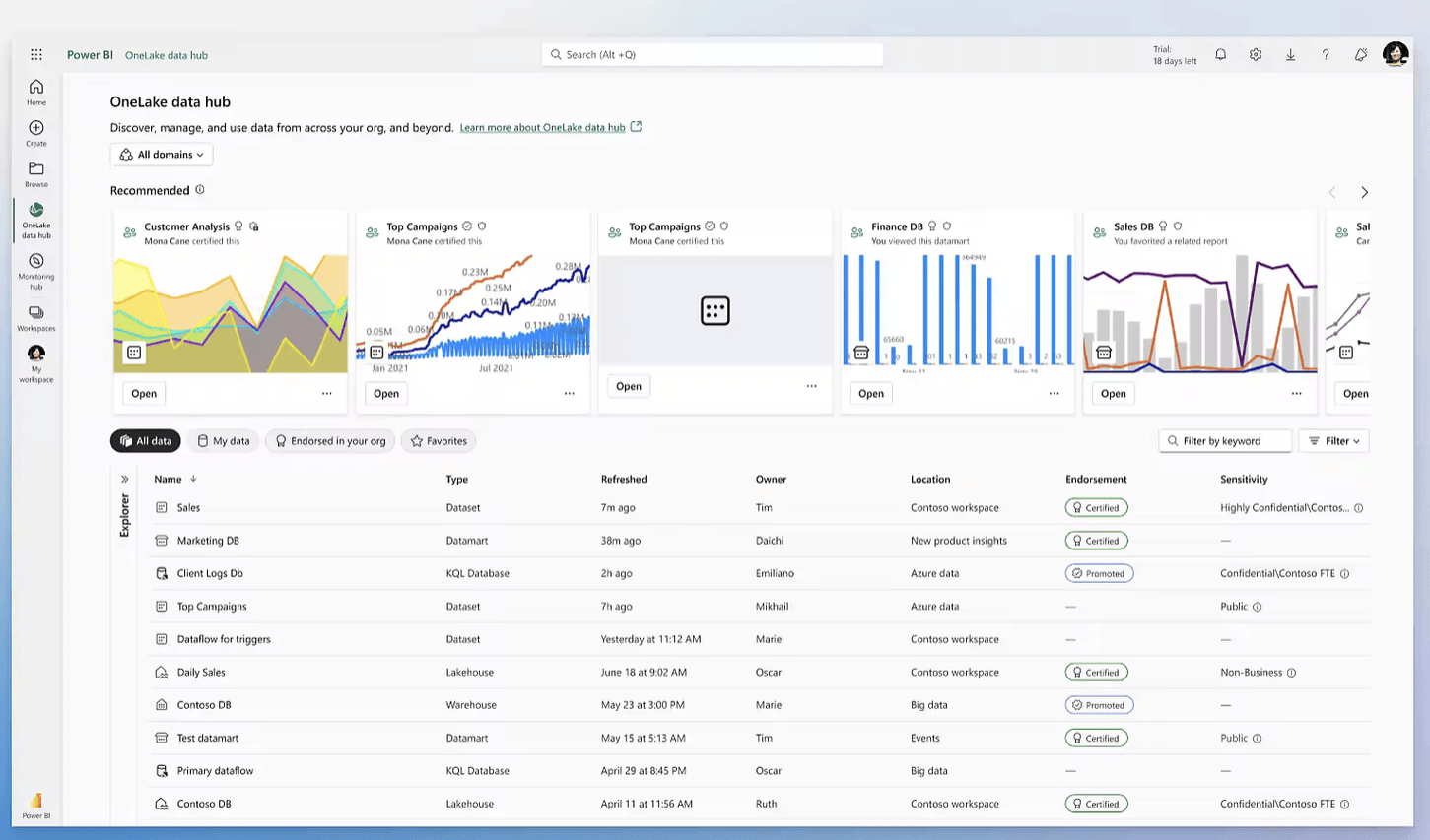
3.     BI-сервисы, например Power BI или Tableau: данные через интеграторы или по API поступают из различных источников, а обрабатываются и систематизируются уже в BI-системе. В результате вы получаете визуализированный анализ вашей рекламной деятельности. 

От клика до сделки: практическое руководство по сквозной аналитике для бизнеса

Разместите
тендер бесплатно

Наша система сама подберет вам исполнителей на услуги, связанные с разработкой сайта или приложения, поисковой оптимизацией, контекстной рекламой, маркетингом, SMM и PR.

Заполнить заявку 13158 тендеров
проведено за восемь лет работы нашего сайта.


Источник: https://powerbi.microsoft.com/

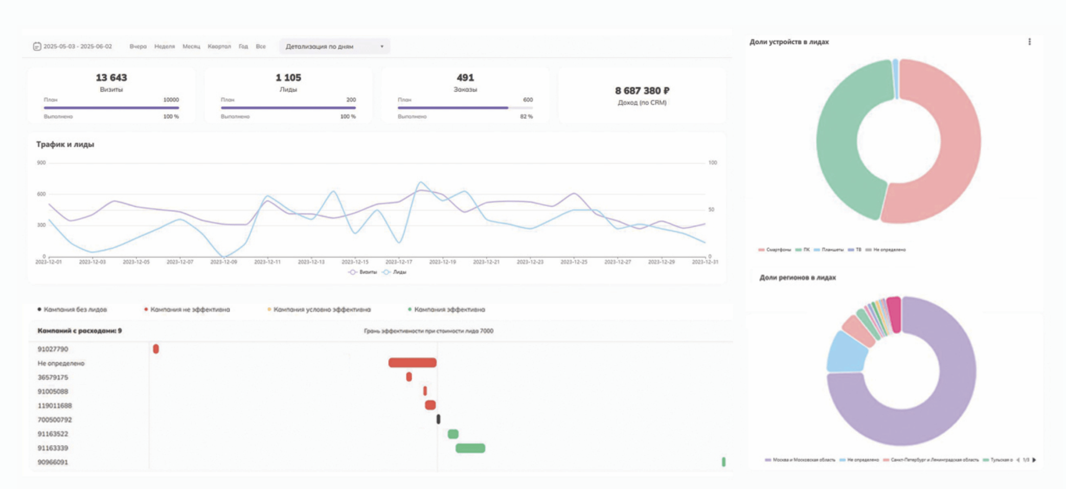
4.     Сквозная аналитика от Ingate Analytics под ключ: в отличие от сервисов сквозной аналитики, аналитика под ключ — это кастомизированное решение именно для вашего бизнеса. Сейчас российские компании имеют тенденцию кастомизировать свои CRM-системы под условия локального рынка, законодательство и внутренние бизнес-процессы. Также важна экспертиза команды в бизнес-сфере клиента. При создании отчетности под ключ все источники данных учитываются и интегрируются в дашборды.

Кроме того, такое решение приоритетно, когда в компании есть ограничение по передаче данных во внешние системы, а решение необходимо реализовать во внутренней IT-среде — в таком случае, все данные интерпретируются и оцифровываются в результаты на стороне клиента.

От клика до сделки: практическое руководство по сквозной аналитике для бизнеса

Что теряет бизнес, если нет сквозной аналитики 

Внедрение сквозной аналитики — это время и деньги. Иногда кажется, что в компании уже есть устоявшийся процесс контроля и анализа маркетингового бюджета, а налаженная сквозная аналитика — это лишь дополнительные расходы. Объясняем, почему отсутствие сквозной аналитики — это систематические расходы:

  1. Трата бюджета на неэффективные каналы: без автоматизации анализа рекламных кампаний и продвижения вы теряете время, а значит, и деньги из рекламного бюджета, спонсируя неэффективные кампании и каналы. При настроенной аналитике вы сразу получаете данные по расходам и результатам, а значит, можете реагировать в моменте, отключая неэффективные каналы.
  2. Проблема в оценке истинной рентабельности: вы можете считать тот или иной канал эффективным, потому что он приносит большое количество лидов, но по факту лиды оказываются некачественными, не доходят до сделки. Значит, канал на самом деле имеет плохую окупаемость.
  3. Отсутствие офлайн-конверсий в одном окне: вы не видите офлайн-продажи услуг и товаров в общем отчете, хотя может оказаться, что рекламный канал, который вы считаете неэффективным, является перспективным, потому что приносит рост конверсий офлайн. 
  4. Проблемы масштабирования: без регулярных и систематизированных отчетов у вас под рукой нет всей картины бизнеса, вы не можете сравнить результаты различных каналов в разрезе временных периодов, а значит, вам сложно планировать бюджет и прогнозировать рост, отталкиваясь от данных. 

Сквозная аналитика расширяет присутствие

Сегодня часть компаний и брендов ведут бизнес в соцсетях. Например, в Telegram-каналах.

В мессенджере для бизнес-профиля доступна встроенная аналитика, но деятельность канала можно изучать глубже с помощью сервисов сквозной аналитики для каналов.

  1. Vortex предлагает отслеживать эффективность канала от подписки до совершения покупки. Такой анализ помогает понять потенциал аудитории, например, совершают ли новые подписчики покупки сразу или им требуется время на ознакомление с брендом.
  2. Prizma анализирует канал по трафику, контенту, продажам и базовым метрикам. 
От клика до сделки: практическое руководство по сквозной аналитике для бизнеса

Источник: https://prizma.tools/#moduli#!/tab/776966449-1

Практическая инструкция: как внедрить сквозную аналитику в свой бизнес

Предлагаем план внедрения сквозной аналитики в компании:

1.     Аудит текущей ситуации: какие источники трафика, рекламные каналы, CRM-система и система учета конверсий используются в вашей компании сейчас.

2.     Постановка целей и определение KPI: сколько лидов вы хотите получать, какая стоимость лида приемлема, какая доля офлайн-конверсий в вашей компании, сколько звонков вы получаете и прочие аспекты.

3.     Выбор инструмента для сквозной аналитики: определение оптимального сервиса для сквозной аналитики, исходя из ваших потребностей и бюджета.

4.     Настройка сбора данных: внедрение UTM-меток, параметров кликов, кол-трекинга, идентификаторов, доработка CRM-системы с учетом необходимых интеграций.

5.     Настройка передачи офлайн-конверсий: обязательный шаг, если существенное число ваших конверсий происходит в офлайне. 

6.     Настройка необходимых отчетов, дашбордов и визуализации данных в сервисе сквозной аналитики.

7.     Внедрение использования сквозной аналитики в релевантных командах: департамент маркетинга, отдел продаж, отдел аналитики.

Выводы

Сквозная аналитика — это не дополнительный, а ключевой инструмент оценки эффективности маркетингового и рекламного продвижения. Для компаний это верный способ систематизировать анализ каналов и кампаний, чтобы рекламные бюджеты окупались и приносили прибыль. 

Без внедрения сквозной аналитики бизнес рискует вслепую контролировать траты, не получая оптимальных результатов. 

Мы верим, что качественная аналитика — краеугольный камень развития и масштабирования бизнеса, поэтому всегда изучаем данные клиентов, сводим их в единый отчет и анализируем эффективность продвижения. Если вы хотите систематизировать свои результаты, мы с радостью обсудим ваш проект.

А если вам понравилась статья, подписывайтесь на нашу рассылку — еще больше полезной информации сразу в вашем почтовом ящике. 



Лучшее
Выскажите мнение
Авторизуйтесь, чтобы добавить свой комментарий.




2042

Лучшие статьи

Поделиться: 0 0 0
Digital-стратег в  INGATE GROUP , Москва
 0  0  0