Номинируйте кейсы на Workspace Digital Awards 2026. Прием заявок до 16 декабря по льготной цене, успейте принять участие!
Назад
#Веб-разработка

Как создать сайт бронирования. Площадка арендаторов и арендодателей

1890 
 

Введение

Временное пользование - тренд. Люди не хотят делать крупные покупки, они хотят брать в аренду.

В статье мы подробно рассмотрим процесс создания сайта аренды на базе нашей платформы Falcon Space, а также вы увидите наше Демо-решение по площадке аренды.

После прочтения вы будете четко представлять основные вехи создания подобного продукта, а также увидите нашу реализацию такого сервиса.  

Основная идея сайта площадки аренды

Сервис помогает клиенту найти необходимый объект и подать заявку на его бронирование.

Менеджер контролирует движение всех заявок, активность пользователей и каталог объектов.

Арендодатель может разместить свои объекты на площадке через личный кабинет и управлять арендой этих объектов прямо на сервисе. 

Демо площадки бронирования Falcon Rent создано на примере недвижимости. Но его можно адаптировать для аренды авто, оборудования и других объектов.

Основные блоки площадки аренды недвижимости

Каталог объектов

Каталог объектов имеет множество фильтров для удобства поиска. Сортировочные фильтры расположены горизонтально. На левой панели расположен древовидный фильтр с галочками. Подать заявку можно прямо из каталога, не переходя на карточку объекта. 

Для нового проекта фильтры очень легко поменять.

Как создать сайт бронирования. Площадка арендаторов и арендодателей

Карточка товаров дает полную информацию об объекте. Есть возможность быстрого перехода для просмотра всех объектов собственника.

Как создать сайт бронирования. Площадка арендаторов и арендодателей

На форме подачи заявки есть календарь забронированных дат. Клиент сразу может увидеть свободные и занятые даты для выбранного объекта.

Как создать сайт бронирования. Площадка арендаторов и арендодателей

Кабинет собственника

Как создать сайт бронирования. Площадка арендаторов и арендодателей

Зарегистрировавшись на сайте как Владелец, пользователь получает доступ к своему кабинету.

На странице объекты хранится база всех помещений собственника. В любой момент можно добавить объект, которых планируется сдавать в аренду. На странице Заявки будут отображаться все заявки, поданные клиентами на объекты недвижимости Владельца. 

Дашборды на главной странице кабинета сразу показывают количество свободных объектов и арендованных, а также движение заявок.

При подаче заявок на аренду ваших объектов, ва сразу придет уведомление. Дать согласие на аренду вы сможете на странице Заявки.

Размещение объекта в базе

Как создать сайт бронирования. Площадка арендаторов и арендодателей

Добавление объекта недвижимости. Владелец выбирает категорию из списка, указывает название объекта, адрес, выбирает период и стоимость аренды, а также стоимость предоплаты.

После сохранения формы система автоматически создает карточку для каталога, на нее можно загрузить фотографии объекта.

Кабинет клиента

Как создать сайт бронирования. Площадка арендаторов и арендодателей

Если вы посмотрели Каталог объектов и желаете что-то забронировать, система предложит вам зарегистрироваться, чтобы оставить заявку. После регистрации вы получаете доступ к своему кабинету.


Разместите
тендер бесплатно

Наша система сама подберет вам исполнителей на услуги, связанные с разработкой сайта или приложения, поисковой оптимизацией, контекстной рекламой, маркетингом, SMM и PR.

Заполнить заявку 13171 тендер
проведено за восемь лет работы нашего сайта.


В кабинете хранится база всех оставленных заявок. На главной странице дашборды показывают какое количество заявок в каком статусе.

Как только Владелец объекта подтвердит вашу заявку на аренду, арендатор получит оповещение.

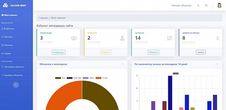
Кабинет Менеджера

Как создать сайт бронирования. Площадка арендаторов и арендодателей

В кабинете менеджера хранится вся статистика площадки. Ему доступны данные всех пользователей площадки, размещенных объектов и заявок на них.

Если необходимо, менеджер может отредактировать объявление в каталоге, исправить там какие-либо ошибки.

Как создать сайт бронирования. Площадка арендаторов и арендодателей

На площадке предусмотрена возможность оставить отзыв по действующим заявкам для клиентов. У менеджера есть возможность модерации отзывов, весь контент площадки проходит проверку, поэтому пользователи могут быть уверены в правдивости отзывов.

Что входит в решение сайта-площадки для аренды

Ключевые части решения, которое мы предлагаем:

  • Сама коробка Falcon Space. Falcon space - это веб-платформа для создания бизнес-приложений, а не конкретное решение под бизнес задачу.
  • Решение Falcon Rent. Это надстройка базовых функций учета аренды объектов с возможностью развивать под свои нужды. Решение можно дальше развивать и адаптировать под себя.
  • Настроенный хостинг (или сервер VPS), домен, SSL. Мы можем настроить приложение на вашем сервере Windows Server, либо разместить на хостинге (например, на Reg.ru, тариф win-0).

Точки расширения

Важный момент - мы исходим из того, что любое коробочное решение можно и нужно доводить под себя. Поэтому мы внедряем базовый вариант и через проектную работу дорабатываем его до нужного состояния.

Любое решение на Falcon Space содержит несколько точек расширения: 

  • можно добавить новую роль, если требуется
  • можно создавать новые объекты учета (по сути новые таблицы в базе данных)
  • можно создавать новые страницы с формами, таблицами.
  • можно менять бизнес-логику существующих страниц можно менять внешний вид страниц, настраивать стилизацию проекта. Можно интегрироваться с внешними системами через универсальный API

Все это позволяет с уверенностью сказать, что можно реализовать на решении Falcon Space практически все, что угодно. В крайних случаях создаются дополнительные компоненты под проект.

Как выглядит процесс работы?

https://falconspace.ru/how-develop-project

Чем мы занимаемся и не занимаемся

  • Мы - разработчики платформы Falcon Space. Мы регулярно улучшаем платформу и создаем на ней различные бизнес-решения.
  • Мы обеспечиваем всю техническую сторону на проекте: сопровождаем проект, настраиваем хостинг, сервер, создаем новые функционалы под проект.
  • Мы не занимаемся дизайном.
  • Мы не занимаемся продвижением, поисковой оптимизацией и рекламой.
  • Мы не пишем тексты для клиентских проектов. Мы не переводчики.
  • Мы реализуем ваше видение проекта в виде веб-приложения

Делаете ли вы мобильное приложение под Android, IOS?

Если говорить о нативных мобильных приложениях (те, что устанавливаются через AppStore и Google Play) - мы их не делаем.  Наша платформа полностью адаптивна под мобильные устройства. 

Также Falcon Space поддерживает технологию PWA. Это практически стирает разницу между мобильным приложением и веб-сайтом:

  • можно создать иконку на экране телефона и запускать его как приложение.
  • есть функции геолокации, доступ к камере и некоторые другие функции.

Более подробно преимущества PWA рассмотрены в нашей статье Адаптивный сайт или мобильное приложение.

Демо сайт площадки аренды недвижимости

https://rent.web-automation.ru/

Видео по деморешению площадки аренды

Источник: https://falconspace.ru/blog/kak-sdelat-sayt-service-dlya-arendi



Лучшее
Выскажите мнение
Авторизуйтесь, чтобы добавить свой комментарий.
Елена Мамедова
Елена Мамедова
22 февраля
Елена Здравствуйте я психолог я работаю отношениям и отношениям в паре. Помогаю клиентам н Мужской И Женский 500 рублей деньги время (00..2) Москва день я работаю ( С (понедельника пятница ) ближайший рабочий Добро пожаловать! Чем могу помочь? Если вы надо очень Бесплатни Можно Подскажите, как желаете оплатить - полностью или в рассрочку? у меня ₽500 ответ цена Оплата рассматриваете вы 1 оплатить у меня ₽100 ответ цена Оплата рассматриваете вы 2 оплатить








1890

Лучшие статьи

Поделиться: 8 0 6
Генеральный директор (CEO) в  Falcon Space , Рязань
 0  0  0