Schiedel
Промышленность и оборудование
Россия, Москва
Контекстная реклама в Яндексe
Декабрь 2024
Schiedel — международный производитель систем дымоудаления. Компания работает в Европе, России, Беларуси и Казахстане. В Европе бренд занимает лидирующие позиции, а в России удерживает около 80% рынка керамических дымоходов, но лишь 1,5% сегмента стальных.
В 2022 году ситуация резко изменилась: поставки европейских комплектующих прекратились. Чтобы сохранить долю рынка, Schiedel нужно было сместить фокус и сделать ставку на стальные дымоходы Permeter — полностью российский продукт, не зависящий от импорта. Однако рынок практически не знал эту линейку, и дилеры не продвигали её — бренд прочно ассоциировался с керамикой.
Задача компании состояла в том, чтобы изменить это восприятие, активировать дилерскую сеть и привлечь новых партнёров, которые готовы расширять ассортимент. Важно было донести до обеих аудиторий — и партнёров, и конечных покупателей — что Schiedel выпускает не только керамические, но и высококачественные стальные дымоходы европейского уровня, производимые в России.
Еще один сегмент целевой аудитории — частные покупатели, которые приобретают дымоходы самостоятельно: через интернет или в офлайн-магазинах. Если люди будут узнавать о бренде ещё на этапе выбора, это напрямую повлияет на конверсию в покупку.
Команда Schiedel сосредоточилась на дилерах — искала новых партнёров и продвигала линейку Permeter среди действующих. Мы же отвечали за формирование спроса и узнаваемости продукта среди частных клиентов. Для этого мы решили начать с запуска рекламных кампаний.
Разработка лендинга и рекламных кампаний
Основной сайт Schiedel находился в ведении европейского офиса — он был громоздким, а внесение изменений занимало слишком много времени. Поэтому мы разработали отдельный лендинг, полностью посвящённый стальным дымоходам.
Мы изучили рынок и конкурентов, сформировали контент-воронку, подготовили прототип, дизайн и рекламные материалы, запустили контекстные кампании и охватные объявления в РСЯ.
Уже через полтора месяца лендинг и все рекламные активности заработали в полную силу. Высокая скорость реализации стала возможной благодаря плотному взаимодействию с командой Schiedel.

Кампании быстро начали приносить трафик — CTR был отличным, кликов много, но конверсия в заявки оставалась низкой. Чтобы понять причины, мы вместе с клиентом провели CustDev-исследование: опросили дилеров, проанализировали поведение пользователей на лендинге и получили ряд важных инсайтов.
Во-первых, оказалось, что даже часть дилеров не знала, что у Schiedel есть собственное производство в России. Для конечных покупателей это тоже стало барьером: дымоход — товар, требующий обслуживания, и отсутствие локального производства вызывало сомнения в доступности запчастей и гарантии.
Во-вторых, лендинг был создан по классическим правилам маркетинга, но контент оказался слишком сложным для основной аудитории — частных клиентов, которые покупают дымоход впервые. Тексты больше подходили профессионалам, знакомым с брендом и техническими характеристиками.
Кроме того, мы выяснили, что онлайн-канал не может быть единственным инструментом продаж. Многие пользователи изучали сайт, но покупку совершали позже — после консультации с подрядчиком или визита в магазин.
На основании результатов CustDev мы сформировали план улучшений лендинга, разделив его на итерации.
Первая итерация включала:
- добавление блока об отечественном производстве;
- упрощение текстов во втором экране и замену иконок на более наглядные;
- корректировку УТП, чтобы они были понятны не только специалистам;
- указание единого номера телефона для всех дилеров.


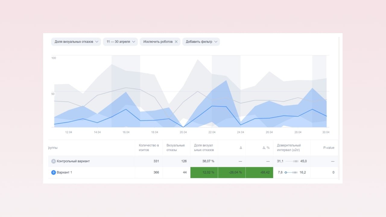
После внедрения доработок запустили A/B тестирование, используя varioqub от Яндекса.

Тесты длились чуть больше двух недель, мы собрали статистику пришли к выводу, что лендинг с внедренными правками показывает лучшие результаты в рекламных кампаниях. Отлично!
Далее перешли ко второй итерации.
Мы усилили первый экран — добавили акценты на гарантии, монтаже и надежности бренда.

Информационный блок о стальных дымоходах объединили с разделом о линейке Permeter, чтобы фокус был на конкретном продукте. Тексты переработали под восприятие обычного покупателя.

Мы также переделали блок с ассортиментом. В первых версиях мы в общих чертах описали разные продукты, использовали слайдер для переключения между ними.

Первая версия блока «Ассортимент»
В этой итерации расположили продукты друг за другом, добавили технические характеристики — покупателю нужно их знать, чтобы он смог сравнить разные дымоходы и решить, какой покупать.

Первая версия блока «Ассортимент»
В этой итерации расположили продукты друг за другом, добавили технические характеристики — покупателю нужно их знать, чтобы он смог сравнить разные дымоходы и решить, какой покупать.

В дальнейшем компания приняла решение о партнерстве с дружественным дилером, который принимает звонки и закрывает продажи без ущерба для бренда. Этот дилер и стал флагманским центром по продаже и обслуживанию Schiedel. Соответствующую информацию добавили на лендинг.

После того, как доработки были готовы, заново запустили A/B тестирование. Результаты собирали в течение месяца и увидели позитивные изменения.
Параллельно с поисковыми объявлениями мы запустили медийные кампании для формирования имиджа бренда и повышения узнаваемости. Целевая аудитория — сотрудники и посетители строительных магазинов и каминных студий.
Мы спарсили адреса из Яндекс Карт, выделили наиболее релевантные точки и настроили таргетинг по геолокации. Важно отметить: Schiedel — премиальный бренд, и хотя цена его дымоходов выше среднего, разница с ближайшими конкурентами составляла не более 10–15%.
Оценить эффективность медийных кампаний напрямую сложно, ведь их цель — не лиды, а узнаваемость. Однако уже в марте и мае 2023 года мы зафиксировали рост брендовых запросов, что подтверждает влияние имиджевых активностей, даже с учётом сезонного фактора.
Рекламные кампании в поиске постоянно оптимизировались: мы тестировали геотаргетинг, структуру и форматы объявлений, чтобы снизить стоимость целевого обращения.
В итоге за последние полгода клиент получает стабильный поток качественных лидов по оптимальной цене.

Ключевую роль в этом сыграли глубокая аналитика, CustDev и A/B-тестирование. Проект стал отличным примером того, как регулярные эксперименты и готовность тестировать гипотезы помогают находить эффективные решения.
Успех обеспечила не только экспертиза нашей команды, но и синергия с клиентом: оперативная коммуникация, доверие и общая вовлеченность в процесс. Совместная работа позволила не просто запустить продажи нового продукта, но и укрепить позиционирование Schiedel как надежного производителя современных систем дымоудаления.