Caesar Watches
Электронная коммерция
Объединенные Арабские Эмираты, Dubai
Интернет-магазин
Февраль 2025
Caesar Watches — поставщик люксовых часов и аксессуаров в магазины России, Китая и ОАЭ. Компания работала только с B2B-сегментом, теперь же решила выходить на B2C, для чего и потребовался сайт.
Заказчик хотел «отстроиться» от традиционных ритейлеров с их перегруженными интерфейсами. Сайт должен был стать визуальным манифестом: вызывать вау-эффект, обеспечивать бесшовный пользовательский опыт и конвертировать трафик.
Чтобы решить задачу, мы с нуля разработали для Caesar Watches онлайн-магазин, в котором соединили величие Римской империи, техническую гибкость и внимание к деталям — от SEO до Telegram Mini App.
Всю работу мы разделили на 5 этапов:
1. Проведение исследования и выявление инсайтов;
2. Отрисовка дизайн-концепции;
3. Разработка дизайна;
4. Верстка сайта;
5. Запуск Telegram Mini App.
По результатам анализа рынка люксовых часов, выяснилось, что ниша переполнена устаревшими паттернами и адаптациями трендов. Поэтому вместо шаблонных решений был предложен принципиально новый подход — смысловой прототип с встроенной поисковой оптимизацией.
Совместно с SEO-специалистом мы спроектировали структуру сайта, проанализировали конкурентов и подготовили детальное ТЗ для всей команды: дизайнеров, копирайтеров, разработчиков и клиента.
Результатом стал массивный гайдлайн с семантическим ядром, элементами входа, смысловыми блоками и референсами, на основе которого дизайнер разработал прототип будущего сайта.
Поиск идеального визуального воплощения Caesar шел через исследование двух контрастных стратегий. Мы разработали две концепции, чтобы определить наиболее точный вектор коммуникации бренда.
1. Первый вариант: элегантный, в приглушённых нейтральных цветах
Мы постарались передать величие через лаконичность и чистоту. Использовали мягкие интерактивные решения. Например, анимацию часов, которая по скроллу разворачивается в превью карточки товара с этими часами.


Команде Caesar показалось, что такой акцент не мэтчится с ценностями бренда, поэтому они попросили нас разработать ещё один полярный вариант — с драматичными контрастами и более понятными метафорами.
2. Второй вариант: прямой, понятный и контрастный
Чтобы максимально точно попасть в ожидания, мы подготовили мудборд с акцентными цветами и типографикой в стиле антиквы. Бордовые оттенки заменили более спокойными, а драматизм подчеркнули за счет контрастных фонов. Такой подход полностью устроил клиента, и мы перешли к следующему этапу.
Во время общения с заказчиком выяснилось, что им очень нравится фраза «Veni, Vidi, Vici» — они часто упоминают её в маркетинговых материалах. Мы решили использовать этот слоган и разместили его на прелоадере. Фоном стал чёрно-белый каскад, который создаёт именно ту визуальную драму, о которой просил заказчик.
Для главного экрана мы по-прежнему использовали крупный визуал часов: нам удалось убедить клиента, что это лучшее решение. Да и метрики сайта релиза сайта доказали наши слова.
Каталог мы намеренно лишили визуального шума. Сдержанная вёрстка выделила товары на фоне активных разделов сайта и упростила навигацию.
Также по просьбе Caesar мы поэкспериментировали с журнальной вёрсткой и сделали отсылки к медиа о часах. На этом этапе клиент размышлял над тем, чтобы сделать блог точкой входа на сайт.
Но в итоге мы вместе отказались от этой идеи и увели дизайн в более стандартную для магазина часов стилистику.
Финальный концепт включал сразу несколько акцентных решений:
— 3D-модель Rolex Daytona на первом экране;
— Двухуровневый хедер, который сворачивается при скролле;
— Карусель брендов, стилизованная под циферблат;
— Прелоадер, который отражает философию бренда.

Фронтенд реализовали на React+Next.js, в качестве CMS использовали готовое решение — Strapi. Скорость загрузки сайта решили оптимизировать с помощью ISR. Поиск по каталогу оптимизировали с помощью встроенного в Strapi REST API.
Для локализации сайта дополнительно использовали библиотеку next-intl, которая отлично работает вместе с Next.js. А для локализации данных в CMS — встроенный плагин i18n.

Чтобы разработчики смогли правильно заверстать проект, дизайнер отрисовал каждый кадр и собрал подробные референсы. Анимации реализовали с помощью библиотеки Framer Motion.
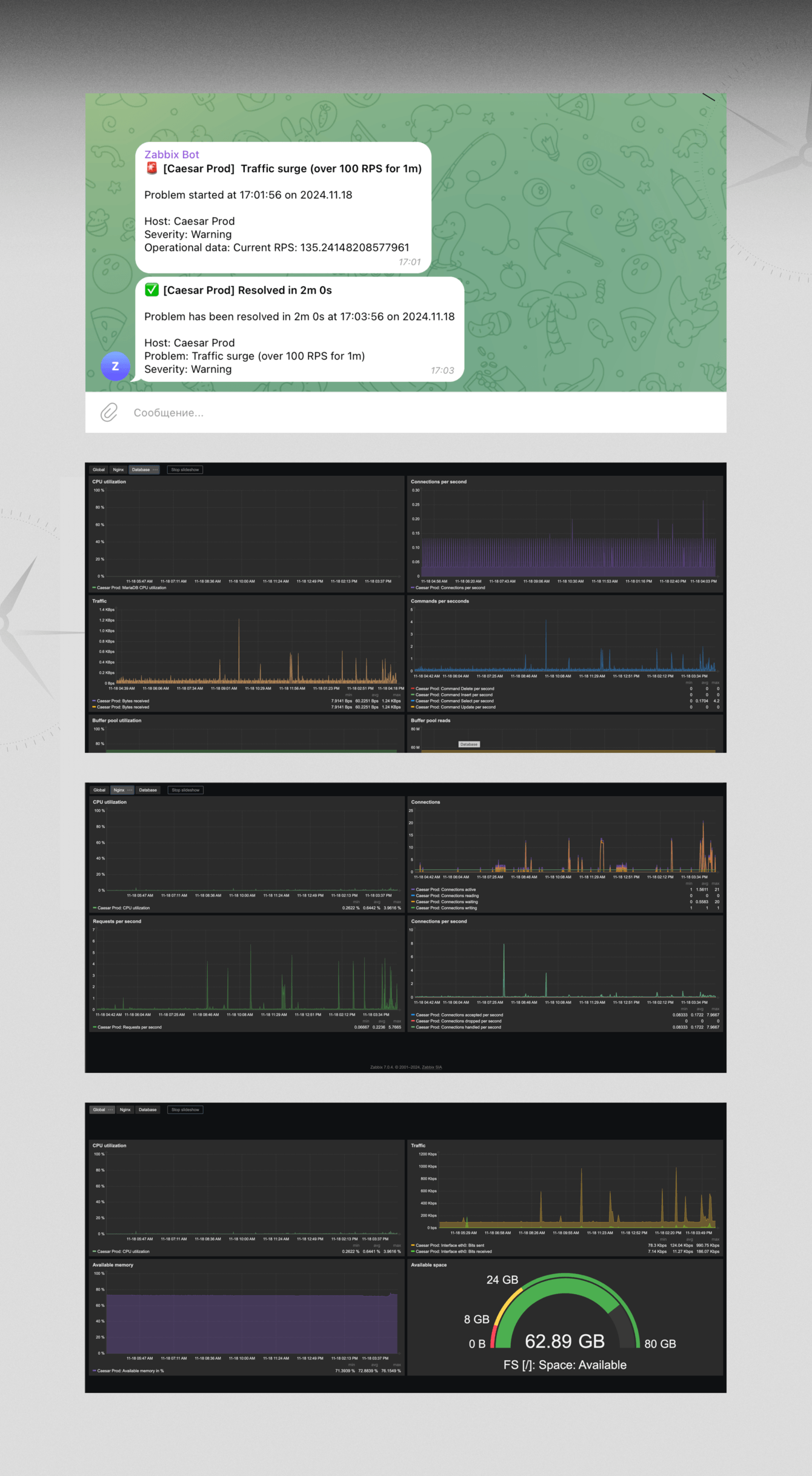
Для мониторинга сервера мы настроили Zabbix и подключили бота в Telegram, который отправляет пуши при инцидентах.
Телеграм-канал для Caesar Watches — один из основных каналов продаж, поэтому мы предложили разработать удобный бот, который сократит путь клиента до этапа покупки.
Теперь пользователи могут просматривать полноценный каталог, а не просто ленту постов, и оформлять заказы прямо в Telegram. Заказчик же может отправлять рассылки прямо из приложения, без стороннего ПО.
Каталог удобно листать, сортировать по новизне, цене и бренду, фильтровать по форме, материалу и состоянию. А ещё можно в один клик связаться с продавцом — нужный шаблон подставляется автоматически.
За три месяца мы создали для Caesar Watches полноценную цифровую платформу, которая объединила сайт и Telegram-канал.
Ранее компания продвигалась только через соцсети, но после подключения сайта к каналам дистрибуции органический трафик вырос на 45 %, а конверсия — на 12 %. Благодаря mini-app, Telegram‑канал компании превратился в самостоятельный, автоматизированный инструмент продаж.
Проект получил признание профессионального сообщества: платформа Dprofile включила Caesar Watches в подборку «Рекомендуем» как один из сильнейших интерфейсов 2025 года.
![]()
Kseniya Turova
Арт-директор
Проект доказал, что даже такая, на первый взгляд, традиционная ниша может выглядеть свежо и нестандартно.