ООО ЛИВЕНХАУС
1 000 000
Промышленность и оборудование
Россия, Москва
Январь 2021
LIVENHOUSE – это амбициозная российская команда, основатели которой создали компанию по разработке и производству интернета вещей. Два друга – Алексей и Евгений – договорились и создали датчики мониторинга электроэнергии. Теперь это – флагманский продукт компании. Датчики позволяют бизнесу экономить на самом существенном расходе – расходе за электроэнергию. Предприниматель может увидеть, сколько потребляет его техника, обнаружить перегоревшую лампочку и понять, какой прибор съедает, как не в себя. Кроме того, команда компании уже готовится к запуску продукта на рынок физических лиц: с этого момента у нас отпадет проблема "невыключенных" утюгов, включенного света и круглых счетов за электричество.
Мы подключились к проекту, когда он был частично готов. Перед нами стояла задача модернизировать API, разработать дизайн для интерфейса системы личного кабинета пользователя и подготовить проект к официальному запуску на Россию и другие страны мира. Отметим, что LIVENHOUSE – технологически сложный проект. Важно было сделать интуитивно понятный, простой и функциональный интерфейс, чтобы пользователь не запутался в графиках и данных. Цель работы – сделать так, чтобы конечный пользователь смог пользоваться сервисом без подготовки и опыта в анализе данных
Мы сразу собрали команду опытных специалистов: у заказчика не было времени на раскачивания, поэтому мы взяли ребят с "набитой" рукой, которые могли сэкономить время на предварительном сборе данных и предпроектной аналитике. Мы провери рефакторинг API, реализовали фронтенд-часть проекта, заложили архитектуру перехода на микросервисы, устранили ошибки и подготовили проект к официальному запуску на российский и зарубежный рынок. Также мы разработали дизайн личного кабинета пользователя, где можно указать основную информацию, выбрать нужный язык и настроить программу под себя. Здесь же пользователь может запросить поддержку, если что-то пошло не так.
Дизайн стал на проекте, пожалуй, самой важной частью. Сервисом должен был пользоваться и предприниматель, и технарь, и пожилой человек, и маленький ребенок. Мы добились этого и теперь рассказываем, что именно сделали и как это выглядит.

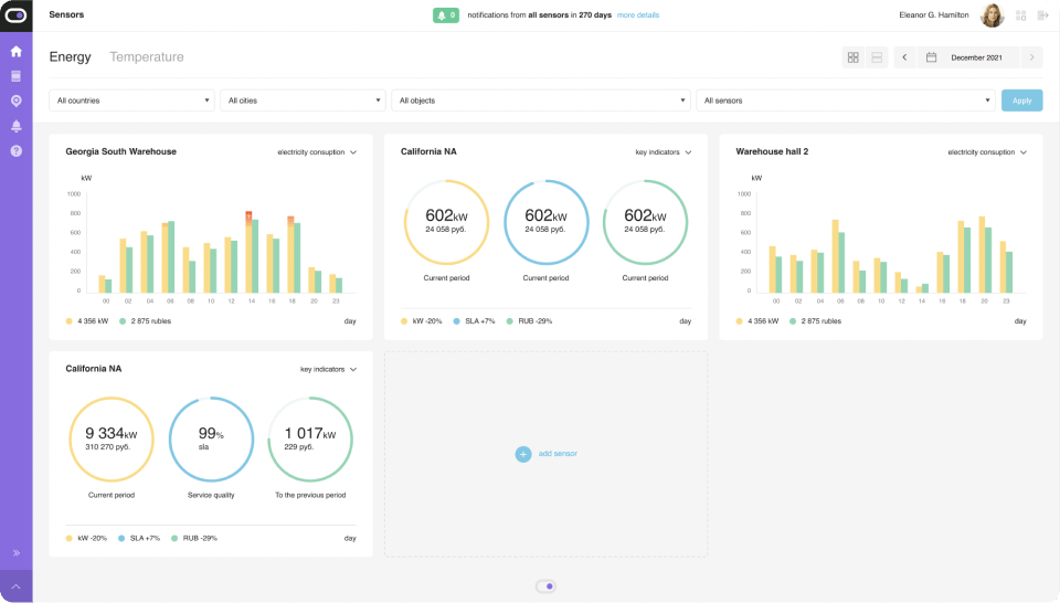
Это главная страница для пользователя. Здесь он видит все датчики и может фильтровать их по странам, городам, объекта и периоду. Например, можно отобразить датчики на складе в Сан-Франциско, вилле на Канарских островах или в московском магазине.

Пользователь может оперативно понять, сколько сэкономил, какое оборудование работает не так и сколько потребляет электроэнергии. Интерфейс также сообщает о количестве ошибок и показывает, на каких участках зафиксированы скачки напряжения.

Отслеживать состояние датчиков и мониторить текущую ситуацию можно в одном окне. Пользователь может указать максимально допустимую температуру и киловатты, а приложение оповестит его, если датчики зафиксируют превышение этих значений. Благодаря этому можно контролировать и прогнозировать свои расходы на электричество и понимать, когда и почему что-то идет не так.

Каждый датчик промечен – мы сопроводили его всеми параметрами, которые позволяют пользователю отфильтровывать информацию и видеть лишь то, что ему нужно в данный момент. Например, на изображении выше датчик находится в Минессоте, он включен и потребляет заданный показатель киловатт. Все это позволяет пользователю в пару кликов увидеть всю информацию. Если же что-то пойдет не так, ему придет уведомление на указанную почту.

В уведомлениях по датчикам видно, у какого датчика и по какому адресу нет соединения, где была превышена максимально возможная температура (да, это они тоже умеют), какие датчики сейчас включены, а какие – нет.
Кроме того, отфильтровать можно даже уведомления. Например, можно найти конкретный датчик по его адресу и названию, затем сделать выборку по уведомлениям определенного типа и посмотреть все по датам. Уведомления также можно удалить – штучно или все сразу.
Команда LIVENHOUS обратились к нам с просьбой в сжатые сроки выделить команду разработчиков для реализации и запуска личного кабинета интеллектуальной системы мониторинга электроэнергии и режима работы оборудования – Smart Energy Monitor. За несколько дней мы:
- собрали команду из дизайнера, фронтенд и бекенд разработчиков
- успешно закрыли проект через 2 месяца
Участие в таких инновационных проектах (а LIVENHOUS действительно нет равных) помогает нам наращивать экспертизу и реализовывать нашу миссию – помогать компаниям зарабатывать больше с меньшими усилиями.
![]()
Руслан Молчанов
СРО
Мы обратились к Кодерам, чтобы оперативно решить задачи, которые сами бы делали очень долго. Ребята показали себя как супер-профессионалы: оказались очень идейными, предлагали свои решения и в целом загорелись проектом. Работа выполнена на самом высоком уровне по вменяемой стоимости в рынке.