Техрегион-В
Строительство и ремонт
Россия, Владивосток
Сентябрь 2024
Увеличить присутствие компании «Техрегион-В» в интернете и повысить продажи строительных материалов через SEO-продвижение, без использования контекстной и медийной рекламы. Необходимо было:
- Оптимизировать контент для улучшения видимости сайта в поисковых системах.
- Повысить юзабилити сайта для удержания пользователей и роста конверсий.
1. Семантическое ядро:
- Собрали ключевые слова и запросы для ранжирования сайта в поисковой выдаче.
- Адаптировали семантическое ядро под разные регионы для расширения географии продаж.
2. Контентная оптимизация:
- Написали SEO-оптимизированные тексты для страниц, которые соответствуют пользовательским запросам.
3. Техническая доработка:
- Провели технический аудит и исправили ошибки на сайте.
- Улучшили структуру и производительность сайта.
4. Улучшение дизайна и юзабилити:
- Обновили интерфейс и структуру страниц для удобства пользователей.
- Сделали навигацию интуитивно понятной для повышения удержания аудитории.
Компания ООО «Техрегион-В» обратилась к нам в мае 2022 года с запросом усилить присутствие в интернете и увеличить объем продаж. На тот момент клиент уже 7 лет продавал строительные материалы через электронную торговую площадку «Пульс Цен». Также у него был сделан сайт на системе управления контентом Wordpress.
Задачи
Сайт заказчика не был настроен под поисковые системы. По сути наша работа сводилась к решению стандартных задач:
- оптимизировать контент, чтобы улучшить видимость сайта в поисковиках;
- улучшить юзабилити сайта, чтобы клиенты оставались на нем и совершали целевые действия.
Мы провели технический аудит и определили объем работ по SEO-продвижению. Напомним, что SEO-стратегия этого кейса не предусматривала использование рекламных инструментов.
Так как мы не рассчитывали на привлечение клиентов со сторонних ресурсов, то сосредоточились на наполнении сайта. Мы стремились сделать его соответствующим требованиям SEO и ожиданиям пользователей. Такая стратегия предполагала рост органического трафика и расширение клиентской базы в долгосрочной перспективе. Расскажем, как именно мы улучшили сайт заказчика.
Ключ к видимости — мощное SEO-ядро
Мы выявили и проанализировали популярные поисковые запросы, связанные с продукцией сайта. По этим данным мы создали основу для SEO-продвижения:
- собрали семантическое ядро — список ключевых слов и фраз для ранжирования в поисковой выдаче;
- адаптировали это ядро для разных регионов, чтобы расширить географию поиска.
Текст, который работает
Чтобы поднять сайт в поисковой выдаче по запросам пользователей, мы проработали текстовую часть контента:
- привели в соответствие популярным запросам названия и описания товаров;
- увеличили частоту ключевых слов в текстах;
- откорректировали заголовки страниц и описания на уровне мета-тегов в коде страницы с учетом ключевых слов.
Технические тонкости, которые дают эффект
Помимо структуры сайта мы усовершенствовали его технические аспекты, чтобы повысить точность результатов:
- исправили ошибки в структуре страниц, чтобы информация на них стала более доступной;
- сделали автоматическую переадресацию на новую страницу сайта в случае, если она изменит адрес;
- закрыли ссылки на внешние сайты;
- закрыли технические страницы, чтобы они не учитывались при поиске;
- настроили повторную индексацию страниц при изменении данных на ней.
- Забота о пользователях в дизайнерских решениях
Мы также дали клиенту рекомендации по изменению внешнего вида сайта и разработали дизайн для этих изменений. От первоначальной версии осталась палитра — синий и белый цвет. А вот что мы сделали, чтобы контент воспринимался лучше:
- сделали полностью новую карточку товара;
- добавили отступы для разных элементов страницы;
- разделили информацию по блокам;
- изменили вложенность каталога;
- оптимизировали верстку под разные устройства.
По данным Вебвизора эта небольшая в масштабах SEO-кампании модернизация привела к значительному росту конверсии сайта.
Сайт до модернизации:

Сайт после модернизации:
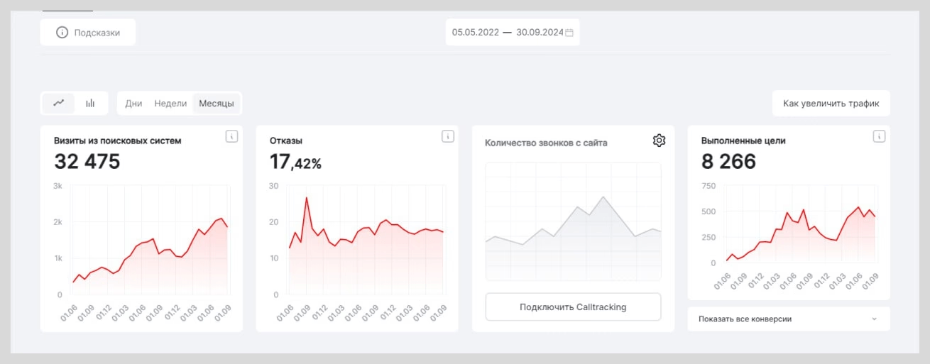
1. С самого начала нашей работы на сайте наблюдается постоянное увеличение трафика. За 28 месяцев прирост посетителей составил 556% — с 592 до 3883 в месяц.
Общая динамика посещаемости сайта:

Посещаемость сайта из поисковой выдачи Google и Яндекс:

2. Видимость сайта в органической поисковой выдаче по ключевым запросам продолжает расти.

3. Повысились позиции сайта в поисковой выдаче по ключевым запросам.
Статистика позиций по ключевым запросам за каждый календарный день месяца

4. Выросло количество посетителей, совершивших целевое действие, и сократилось количество отказавшихся от взаимодействия.
Динамика количества конверсий:

Соотношение отказов к не отказам:

Динамика роста посетителей из поиска и количества целевых действий на сайте со среднемесячным процентом отказов:

5. География продаж клиента расширилась от Владивостока до Хабаровска и Южно-Сахалинска на момент написания кейса.
6. Клиент перешел на хостинг itb, благодаря чему увеличилась работоспособность сайта и скорость его загрузки.
За все время работы над проектом мы не столкнулись с какими-либо серьезными трудностями. У нас сложились хорошие отношения с клиентом и мы продолжаем вести его сайт в части оптимизации контента. SEO-стратегия корректируется в зависимости от изменений в алгоритмах поисковых систем и трендов отрасли строительных материалов.
1. Рост посещаемости сайта в 6,5 раз за 28 месяцев без привлечения рекламного трафика.
2. Увеличение видимости сайта в поисковых системах за счет оптимизации контента и расширения семантического ядра.
3. Рост числа заявок и увеличение продаж за счет улучшенного юзабилити и структуры сайта.
4. Расширение географии клиентов за счет продвижения в нескольких регионах.
itb | digital-маркетинг с удовольствием обсудит вашу задачу