RIS Group
Информационные технологии и интернет
Россия, Москва
Апрель 2025
Когда команда RIS Group обратилась к нам, ситуация была непростой: аналитики как таковой просто не существовало. Отчёты собирались вручную — бесконечные выгрузки из Яндекс.Метрики, громоздкие таблицы, которые отнимали уйму времени. Решения приходилось принимать вслепую, без системы и уверенности в качестве данных. Это всё создавало ощутимую преграду для развития продукта.
Команда понимала, что аналитика — с инфраструктурой, метриками и визуализациями, — должна стать основой работы. Но вопросов было больше, чем ответов: какие данные собирать? Как их использовать? Как всё это связать в единый контур? Стало очевидно, что один аналитик не справится — нужна была команда, способная не только собрать данные, но и построить полноценную систему принятия решений.
Потенциальные подрядчики предлагали запуск проекта сроком на год и бюджет, который окупился бы только через шесть лет. Поэтому наше предложение — готовая платформа с настройкой под ключ и учётом всей специфики бизнеса — стало для RIS Group логичным выбором.
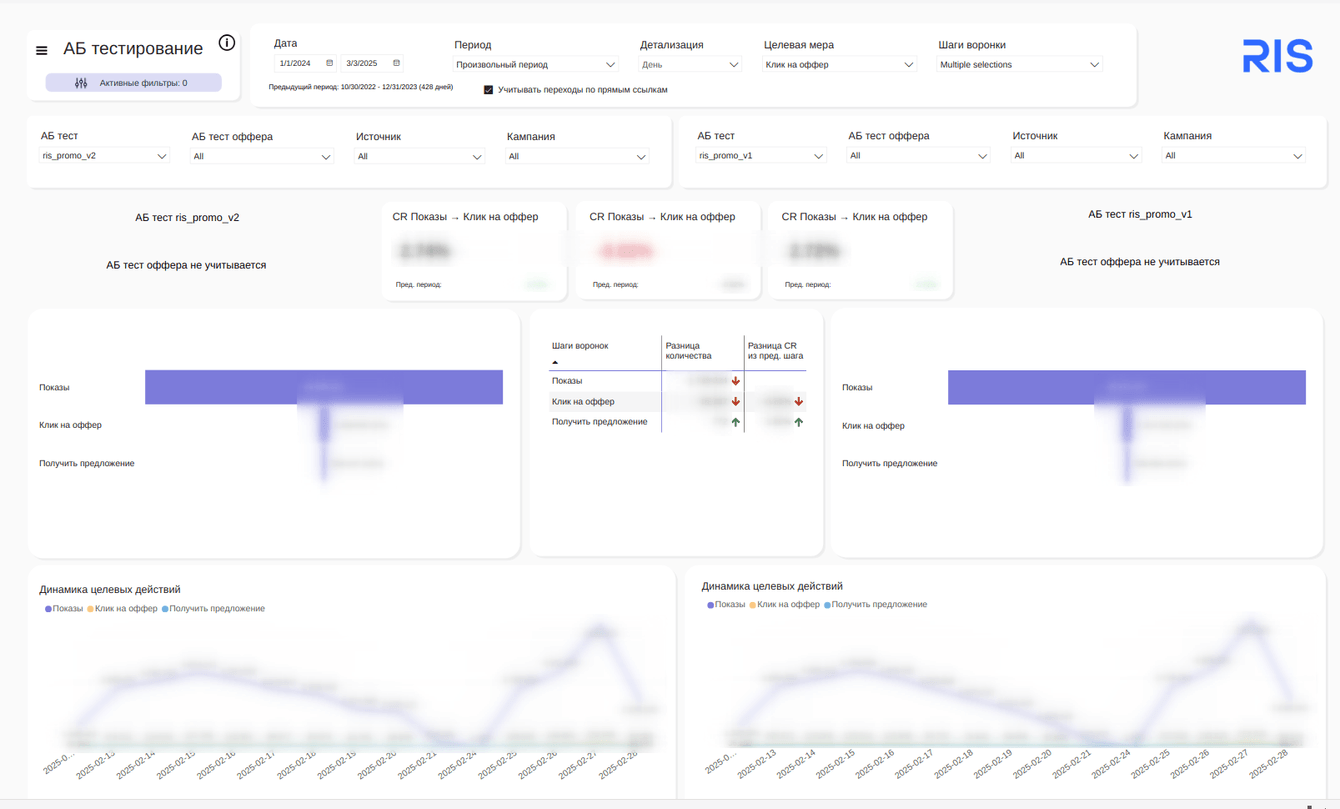
Мы начали с анализа информации. Помогли структурировать данные из Яндекс.Метрики, выявили причины расхождений. Затем совместно разработали систему отчётности. Сессии проектирования потребовали серьёзных усилий — именно здесь мы определили логику метрик и принципы их визуализации, которые легли в основу всего процесса
Чтобы быстрее предоставить команде практическую пользу, мы разделили проект на два этапа. Первые отчёты уже принесли ценные выводы: как функционируют офферы, какие воронки наиболее эффективны, куда движется продукт. Это стало ключевым моментом — команда наконец-то получила ясное представление о происходящем.
Отчётность стала неотъемлемой частью повседневной работы. Это единая точка правды, которой пользуются все: продукт-оунер, коммерческий директор, фаундеры, менеджеры по работе с партнёрами.
Теперь каждый оффер под контролем. Партнёрам можно быстро показать цифры: сколько трафика пришло, какие были клики, как сработал оффер. Бизнес видит себя в реальном времени — раньше понимание «где мы» приходило раз в неделю, а теперь доступно в любой момент.

Отчётность продолжает развиваться. Мы пробуем новые метрики, тестируем отчёты, отказываемся от неработающих решений. Аналитика растёт вместе с командой.

Команда начала доверять данным. Даже без in-house аналитика RIS Group уверенно работает с отчётами и запускает новые гипотезы. Поддержка Join Metrics стала частью команды. Даже при неожиданном росте трафика в 40 раз во время праздников мы быстро адаптировали систему и клиент не остался без данных для управления продуктом.
RIS Group получила не просто набор отчётов, а полноценную систему принятия решений, адаптированную под их бизнес. Для команды это не формальность — это инструмент, который помогает двигаться вперёд каждый день.