NDA
Государство и общество
Швейцария, Zürich
Ноябрь 2023
К нам обратилось федеральное ведомство, отвечающее за соблюдение законодательства в сфере рабочих отношений, с задачей разработать систему дашбордов для работы с финансовыми показателями.
На первый взгляд задача выглядела стандартной, но на практике требовала продуманного подхода: большой объем данных, множество регионов и необходимость быстро получать точную и наглядную картину без перегрузки интерфейса.
Нужно было создать дашборды, которые упростят работу с финансовыми показателями государственных органов и позволят:
• оперативно анализировать данные;
• отслеживать динамику изменений;
• быстро выявлять отклонения;
• принимать решения на основе актуальных KPI.
В рамках проекта было решено:
• разработать систему дашбордов для финансовой аналитики;
• реализовать интерактивную карту и KPI-карточки;
• внедрить наглядную визуализацию и детализацию данных;
• добавить гибкие фильтры и настройки отображения;
• реализовать адаптивный интерфейс и темную тему;
• настроить роли пользователей и администрирование;
• обеспечить интеграцию и расчеты данных в реальном времени.
Мы стремились превратить набор разрозненных данных в удобный инструмент для анализа и принятия решений.
В основе решения — три ключевых принципа:
• Живые данные
Показатели отображаются не только как текущие значения, но и в динамике. Использование графиков и диаграмм позволяет быстрее понимать изменения и реагировать на них.
• Простота интерфейса
Легкий и продуманный UI помогает быстро считывать информацию. Навигация и структура интерфейса минимизируют когнитивную нагрузку и ускоряют работу пользователей.
• Гибкость контекста
Интерфейс адаптируется под действия пользователя: появляются дополнительные виджеты, разворачиваются графики, применяются фильтры по расходам, остаткам бюджета и другим параметрам — без потери общего контекста.
Карта стала центральным элементом дашбордов, позволяя быстро оценить ситуацию по регионам.
Реализованы:
• интерактивная легенда;
• подсветка проблемных зон;
• подсказки при наведении;
• фильтрация по регионам.

Для альтернативных сценариев добавлено переключение в формат списка — это упрощает сравнение показателей и повышает точность анализа.
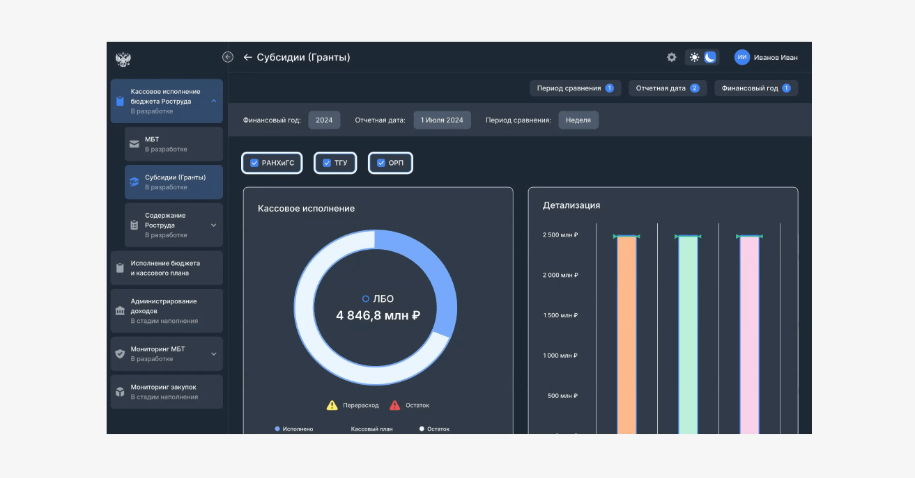
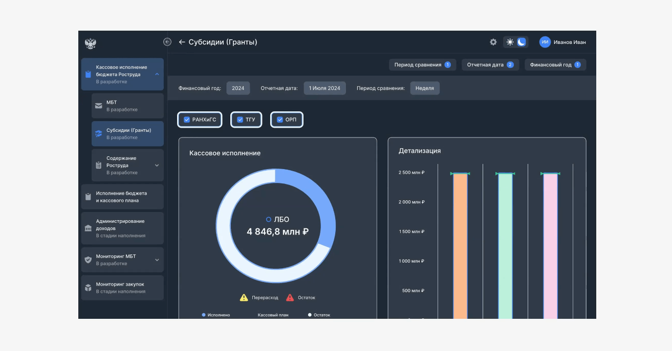
Ключевые метрики вынесены в KPI-карточки с отображением динамики и сравнением с предыдущими периодами.
Использованы разные типы визуализации:
• линейные графики — для анализа динамики;
• столбчатые диаграммы — для сравнений по регионам и категориям;
• круговые диаграммы — для отображения структуры распределения средств.
Это позволяет быстрее выявлять отклонения, приоритизировать действия и эффективнее управлять ресурсами.
Пользователь может углубляться в данные без потери общего контекста:
• KPI-карточки разворачиваются в полноценные графики;
• доступны виджеты с уточняющей информацией;
• реализована система гибких фильтров.

Добавили дополнительные функциональные возможности — выбор единиц измерения и количества знаков после запятой.
Мы реализовали темную тему с изменением цвета фона, шрифтов и кастомизацией отдельных изображений для улучшения восприятия информации.
Через административную панель администраторы могут:
• управлять пользователями;
• добавлять и удалять учетные записи;
• настраивать доступ к дашбордам.
Пользователи, в свою очередь, работают с данными в рамках доступных им ролей.
Разработали концепцию внутреннего портала сотрудника. Портал содержит всю необходимую информацию: новости, события, популярные разделы.
Для управления пользователями и доступами реализована интеграция через Django-прокси между frontend и backend клиента.
Это позволило:
• управлять правами доступа к дашбордам и графикам;
• модерировать профили и аватары;
• назначать роли администраторов и модераторов.
С помощью фреймворка Next.js мы настроили расчет ключевых и финансовых показателей, получаемых от клиента, с помощью интерактивных формул.
Расчеты производятся в реальном времени, а алгоритмы адаптируются под изменяющиеся данные, что дает возможность детально сравнивать плановые и фактические показатели.
Команда перешла от «управления вслепую» к «управлению по приборам»: актуальные KPI доступны на одном экране, ключевые ответы находятся за пару кликов, снижены риски за счёт постоянного мониторинга финансовых показателей.