RedBerry
Мода и красота
Россия, Барнаул
Ноябрь 2022
Наш клиент – салон красоты RedBerry.
Дела у компании идут неплохо: в салоне много постоянных клиентов, которые довольны профессиональной работой мастеров.
Задача
Увеличить охваты, повысить узнаваемость салона с помощью Яндекс.Бизнес.
Изначальный план:
1. Сверить информацию на картах;
2. Отработать отзывы (есть предложение по системе лояльности для этих клиентов);
3. Разместить фото салона на картах;
4. Добавить информацию в категории «особенности»;
5. Добавить товары и услуги и их описание;
6. Выставить актуальные новости в формате неисчезающих постов.
Было принято решение добавлять небольшую пометку «ТОП-стилист» на те услуги, которые выполнялись более опытным мастером и отличались по стоимости.
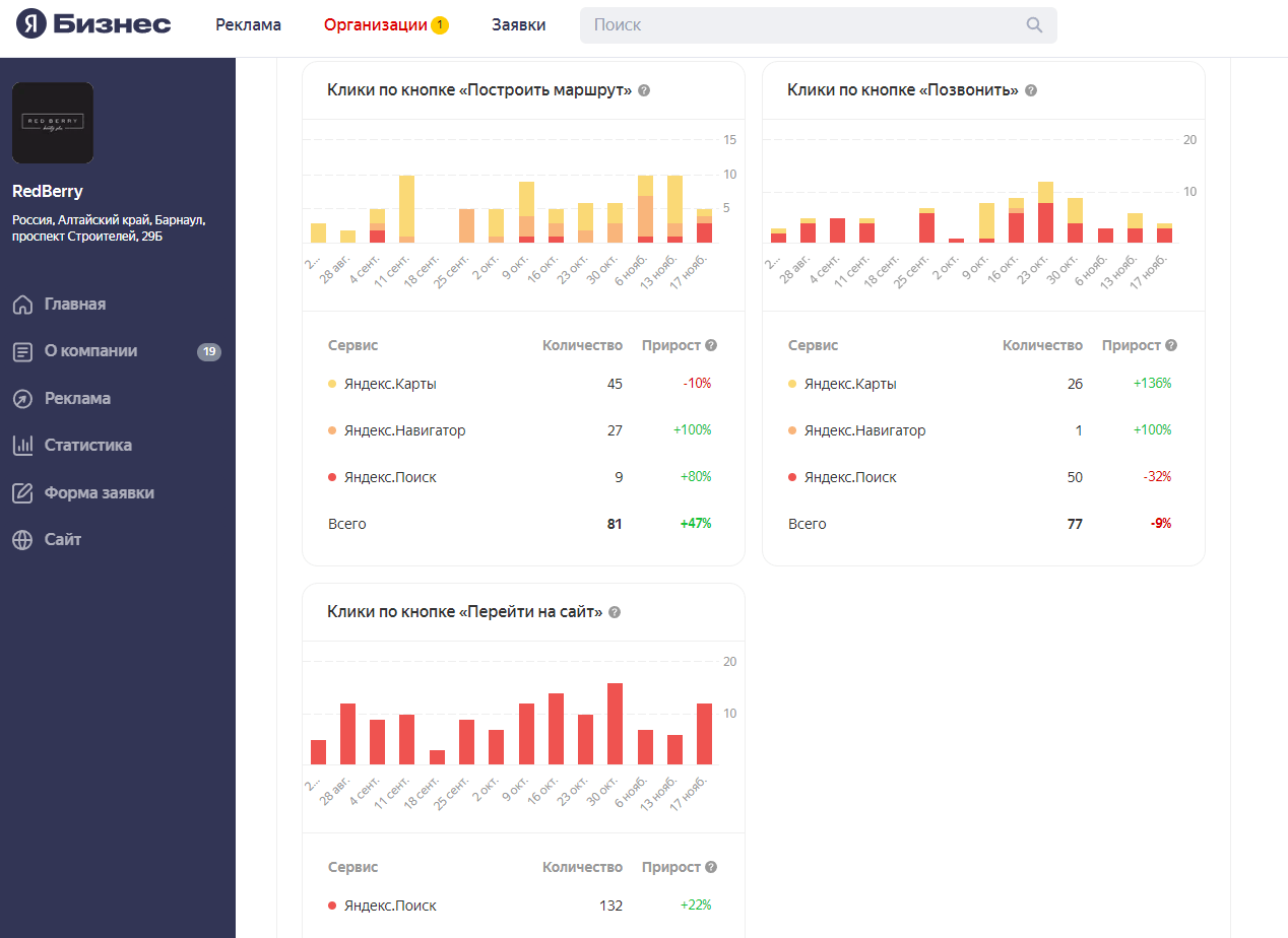
Статистика заметно улучшилась – увеличились охваты.
Салон красоты поднялся в поиске на выдаче.



Спустя 3 месяца рекламы мы получили статус "Хорошее место»
![]()
Uliana Rudko
Грамотное заполнение информации помогает повысить охваты и узнаваемость салона.
Профиль RedBerry стал заметнее в Яндекс.Картах, тем самым увеличилась конкурентоспособность среди салонов.