make shop
100 000
Услуги
Россия, Москва
Ноябрь 2024
Веб-студия MakeShop.pro, специализирующаяся на разработке интернет-магазинов, столкнулась с классической проблемой растущего digital-агентства. Бизнес-процессы были разрознены: проекты вели в одной системе, финансы считали в другой, а общение с клиентами шло через третьи инструменты. Это создавало хаос, замедляло работу, усложняло контроль и делало масштабирование бизнеса трудным и рискованным.
Конкретные задачи, которые нужно было решить:
• Объединить управление проектами, финансами и клиентами в едином пространстве.
• Резко сократить время обучения и адаптации новых сотрудников.
• Стандартизировать и автоматизировать рутинные процессы, особенно запуск новых проектов.
• Повысить прозрачность работы для клиентов, вовлекая их в процесс.
• Обеспечить полный контроль над финансовыми потоками и трудозатратами.
Мы предложили внедрить Аспро.Cloud — единую платформу для управления проектами, финансами и CRM. Вместо интеграции нескольких разнородных систем был выбран комплексный подход: перенос всех бизнес-процессов студии в одну экосистему.
Работа велась совместно с руководителем студии Андреем Вавиловым. Ключевой фокус был сделан на максимальное использование встроенных возможностей платформы для автоматизации: шаблоны проектов, группы пользователей для клиентов, интеграция с банком и настройка CRM под задачи техподдержки.
Когда мы обнаружили Аспро.Cloud, стало ясно, что все необходимые функции собраны в одном месте. Даже базовой версии продукта хватало для покрытия всех наших потребностей.
Андрей Вавилов, руководитель веб-студии MakeShop.pro
Главной целью первого этапа было запустить систему в работу без простоев. Мы сосредоточились на базовых настройках, которые позволили бы команде немедленно начать работу.
• Миграция и базовая настройка: Руководитель и менеджер по продажам самостоятельно перенесли все ключевые процессы в Аспро.Cloud за один рабочий день. Интуитивный интерфейс позволил обойтись без длительного изучения инструкций.
• Создание структуры проектов: Были определены основные типы проектов (классические и Agile) и настроены соответствующие рабочие пространства.
• Настройка доступа для клиентов: Создана группа пользователей «Клиенты» с предустановленными правами, чтобы быстро и безопасно приглашать заказчиков в проекты.
После запуска мы перешли к автоматизации самых трудоемких и повторяющихся операций.
• Создание шаблонов проектов: Весь цикл разработки интернет-магазина был описан в виде детального шаблона с этапами, вехами и задачами. Теперь новый проект создается за секунды, а задачи автоматически назначаются ответственным.

• Автоматизация онбординга: Разработан уникальный шаблон проекта для адаптации новых сотрудников. Процесс обучения превратился в пошаговый план внутри Аспро.Cloud.
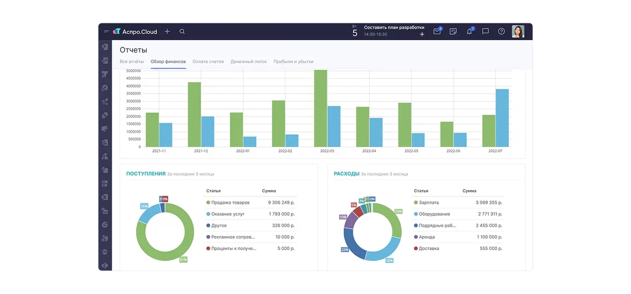
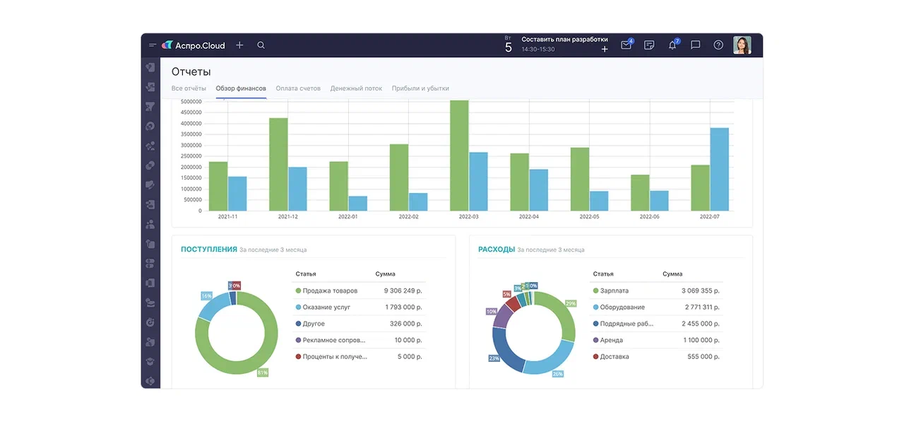
• Настройка финансового учета: Подключена автоматическая синхронизация с банком для импорта транзакций. Настроены процессы выставления счетов, актов и учета времени по задачам.
Финальный этап был направлен на повышение качества сервиса и создание единой базы знаний.
• CRM как Helpdesk: Модуль CRM был настроен как система поддержки. Веб-форма на сайте студии автоматически создает заявки в воронке «HelpDesk», а вся коммуникация с клиентом ведется в карточке этой заявки.

• Создание баз знаний: Запущены две базы: внешняя (для клиентов, с инструкциями по администрированию магазинов) и внутренняя (для сотрудников, с корпоративными процессами и ресурсами).

• Внедрение ментальных карт: Начато использование инструмента интеллект-карт для визуализации структуры компании, архитектуры проектов и планирования SEO-стратегий.
Спустя короткое время после внедрения Аспро.Cloud студия MakeShop.pro получила не просто новый инструмент, а полностью трансформированную операционную модель.
Главные измеримые результаты:
1. Скорость онбординга увеличена в разы. Время полной адаптации нового сотрудника сократилось с нескольких недель до 3 дней благодаря автоматизированным шаблонам обучения внутри системы.
2. Запуск проектов стал мгновенным. Создание нового проекта по типовому шаблону (например, разработка интернет-магазина) теперь занимает секунды, а не часы ручной настройки.
3. Достигнута полная финансовая прозрачность. Все денежные потоки, счета и учет рабочего времени сконцентрированы в одной системе с автоматической синхронизацией с банком.
4. Клиентский сервис стал структурированным. Обращения клиентов через CRM-Helpdesk не теряются, а вся история коммуникаций сохраняется, повышая качество обслуживания.
5. Построена единая экосистема для роста. Все инструменты для управления проектами, командой, финансами и клиентами находятся в одном месте, создавая надежный фундамент для масштабирования бизнеса.
Аспро.Cloud помог автоматизировать нашу работу, ускорить обучение сотрудников, упорядочить внутренние процессы и упростить взаимодействие с клиентами. Сейчас мы не представляем свою деятельность без этой системы. Мы наконец-то добились главной цели — теперь все необходимое для комфортной работы находится в едином месте.
Андрей Вавилов, руководитель веб-студии MakeShop.pro
Этот кейс наглядно показывает, что для растущей digital-компании инвестиции в единую платформу управления — это не расходы, а вложение в скорость, порядок и масштабируемость. Правильно выбранная система становится «цифровым скелетом» бизнеса, который позволяет быстро адаптироваться, эффективно обучать команду и уверенно брать новые проекты.