Матрикс Фитнес
Развлечение и спорт
Россия, Москва
Корпоративный сайт
Август 2022
Наш клиент – поставщик фитнес-оборудования. Компания поставляет оборудование бренда Matrix Fitness, которая принадлежит зарубежной компании Johnson Health Tech. В 2019 году компания открыло официальное представительство в России.
Бизнес клиента строится по следующей схеме: поиск владельцев фитнес-клубов, демонстрация им ассортимента и сопутствующих выгод, продажа оборудования. Все просто. Лучший способ помочь клиенту на этом этапе – это использование классических методов digital-рекламы. Но вначале стоит запустить сайт.
КАК МЫ ПОЗНАКОМИЛИСЬ С КЛИЕНТОМ?
Компания долго искала подрядчика, но в итоге обратилась в наше агентство. Нас порекомендовал специалист из службы маркетинга, с которым мы ранее сотрудничали.
На старте работ возник вопрос о необходимости поисковой оптимизации. Возможно ли помочь в развитии бизнес-процессов с помощью SEO, когда твой клиент – стартап? На самом деле, далеко не всегда. Но в случае с Matrix все проще. Бизнес узкоспециализированный, а поставки оборудования уже налажены. Мы приняли решение начать разработку сайта с параллельной его оптимизацией под требования поисковых систем.
КАКИЕ ЦЕЛИ СТОЯЛИ НА СТАРТЕ РАБОТ
Когда мы имеем дело со стартапом, крайне важно действовать аккуратно: никуда не спешить и периодически проверять промежуточные результаты. Поэтому мы сделали сайт не сразу. Вначале подготовили конверсионный лендинг, чтобы клиент мог потестировать трафик и принять решение о необходимости большого сайта. Это умный подход: далеко не всегда стоит начинать с больших проектов. Вначале тесты, а лишь потом разработка.
Когда лендинг «свое отработал», мы приступили к созданию большого сайта со множеством страниц и большим количеством контента. Совмещение разработки и поисковой оптимизации мы назвали системой «Кайдзен». Вот что входит в этот тариф:

Какие задачи нам поставили на старте работ:
– Постепенная разработка и развитие сайта
– Регулярная оптимизация сайта для роста позиций проекта в поисковой выдаче
– Измерение эффективности проекта по проценту охвата целевой аудитории
Продажа фитнес-оборудования – тематика для нас не новая. Мы работаем в этой сфере еще с 2014 года. Тогда к нам обратился другой крупный продавец фитнес-оборудования, ныне один из главных игроков на рынке.
Перед выполнением работ по разработке и оптимизации сайта мы всегда настаиваем на проведении «маркетинговой разведки». Смотрим, анализируем и оцениваем сайты конкурентов. Выясняем, как конкуренты продвигают свою продукцию, какие фишки для этого используют на своих площадках. Собираем полноценный список преимуществ и недоработок, на который в дальнейшем опираемся при выполнении работ.
Без предварительного анализа ниши мы рискуем упустить важные УТП и наделать ошибок в контенте. Но самое главное – мы не узнаем, чего действительно хочет посетитель сайта. Когда у нас появляется представление о нише и целевой аудитории, мы можем выстроить полноценный сценарий "путешествия клиента по сайту", на который будем смотреть при разработке. Если такого сценария нет, сайт будет представлять собой рандомный набор блоков.
Повторим еще раз. Анализ ниши и предварительное исследование – это отличный способ создать не просто сайт, а полноценный маркетинговый инструмент, который генерирует простых посетителей в клиентов.
На старте работ мы подготовили для клиента небольшой, но конверсионный лендинг. У компании появилась возможность проверить качество трафика, протестировать маркетинговые гипотезы и убедиться, что создание большого сайта – это то, в чем действительно есть необходимость.

Не будем подробно останавливаться на особенностях лендинга. Получился стильный и конверсионный одностраничник, основной задачей которого была проверка трафика.
Когда все гипотезы подтвердились, мы занялись доработкой лендинга в полноценный интернет-ресурс с большим количеством страниц и контента.
Мы разрабатывали сайт бренда «Матрикс» на CMS 1С Битрикс. Система привычная и проверенная. К тому же, с ее помощью можно создать сайт достаточно оперативно.
Главная страница сайта чередует блоки с презентацией самой компании и ее ассортимента. Например, на первом экране – предложение «самому собрать свой зал» и фоновое видео, призванное привлечь внимание посетителя.

На второй экран поместили большой раздел с основными категориями спортивных товаров. При наведении на каждый блок всплывают две кнопки – «перейти в каталог» и «посмотреть видео».

Благо, у клиента было достаточно контента, чтобы мы по максимуму использовали его на сайте. Чем больше разнообразного и интересного контента – тем выше лояльность пользователей.

Все последующие экраны главной страницы включают информацию о самом продавце. Чередуются блоки с уникальными торговыми преимуществами, отзывами, наградами и проектами.
Один из важнейших блоков на сайте это каталог. Важно было сделать его максимально простым и удобным в обращении. Поэтому мы соблюдали требования к простоте навигации уже в рамках шапки сайта. При наведении на тот или иной раздел открываются подразделы, где собраны ссылки на релевантные страницы.

А вот так выглядит одна из страниц каталога:

Ничего лишнего: только фотографии товара на белом фоне, названия, ценники и коммерческие формы.

Одно из лучших решений не только на сайте, но и для всего бизнеса в целом – это конфигуратор. У пользователя есть возможность самостоятельно собрать свой фитнес-зал исходя из заданных параметров.
Справа – деление по метражу зала. Есть подборки разного уровня стоимости под небольшие, средние и крупные помещения.
Человек кликает по подборке и получает визуализацию помещения с вариантом расстановки тренажеров. Ниже – список товарных позиций, готовых к продаже.

Другой вариант использования конфигуратора – это самостоятельная сборка «своего зала». Есть три варианта разной ценовой категории. В каждом варианте – по 7 категорий товаров. Внутри необходимые товарные позиции.

Это очень простой, но супер-эффективный подход к продаже фитнес-оборудования. Пользователю не нужно делать самостоятельных расчетов по метражу, вспоминать категории оборудования и выполнять лишние подсчеты. Все уже готово, остается только выйти на связь и оформить заказ.
Мы приступили к поисковой оптимизации с составления расширенного семантического ядра. Уже на базе этого ядра выполняли основные доработки сайта, которые положительно сказались на позициях в поисковой выдаче.
Перед вами список работ по SEO, которые мы выполнили:
– Собрали ключевые слова для SEO продвижения сайта (прямые и косвенные запросы).
– Доработали структуру сайта под требования поисковиков.
– Проработали структуру всех страниц сайта
– Доработали коммерческие факторы на сайте – вакансии, сотрудничество, схема проезда и прочее.
– Выполнили внутреннюю перелинковку страниц
– Провели внешнюю оптимизацию веб-ресурса Заказчика.
После оптимизации страниц мы уделили больше внимания отслеживанию уровня конверсии и работе по ее увеличению.

Мы разработали большой, удобный и конверсионный сайт, который буквально помог стартапу вырасти в полноценный бизнес. Такое бывает! Клиенты в B2B нередко судят о контрагенте по внешним признакам, основной из которых – наличие большого и современного сайта.
Но дело не только в самом существовании сайта. Мы не забыли, что любое онлайн-представительство – это в первую очередь маркетинговый инструмент, который должен приносить заявки. Заявки при этом не берутся из ниоткуда. Недостаточно построить прототип на базе собственных представлений о нише и перенести его в CMS. Чтобы все заработало, нужно погрузиться в нишу и изучить ее со всех сторон.
Мы любим смотреть на сайты с очень любопытной позиции. Сайт – это как администратор на производстве, который приветствует вас и проводит экскурсию по компании. Если в ходе такого путешествия посетитель получил много полезной информации, узнал некоторые свои проблемы и захотел их решить, значит, сайт сделан на отлично.
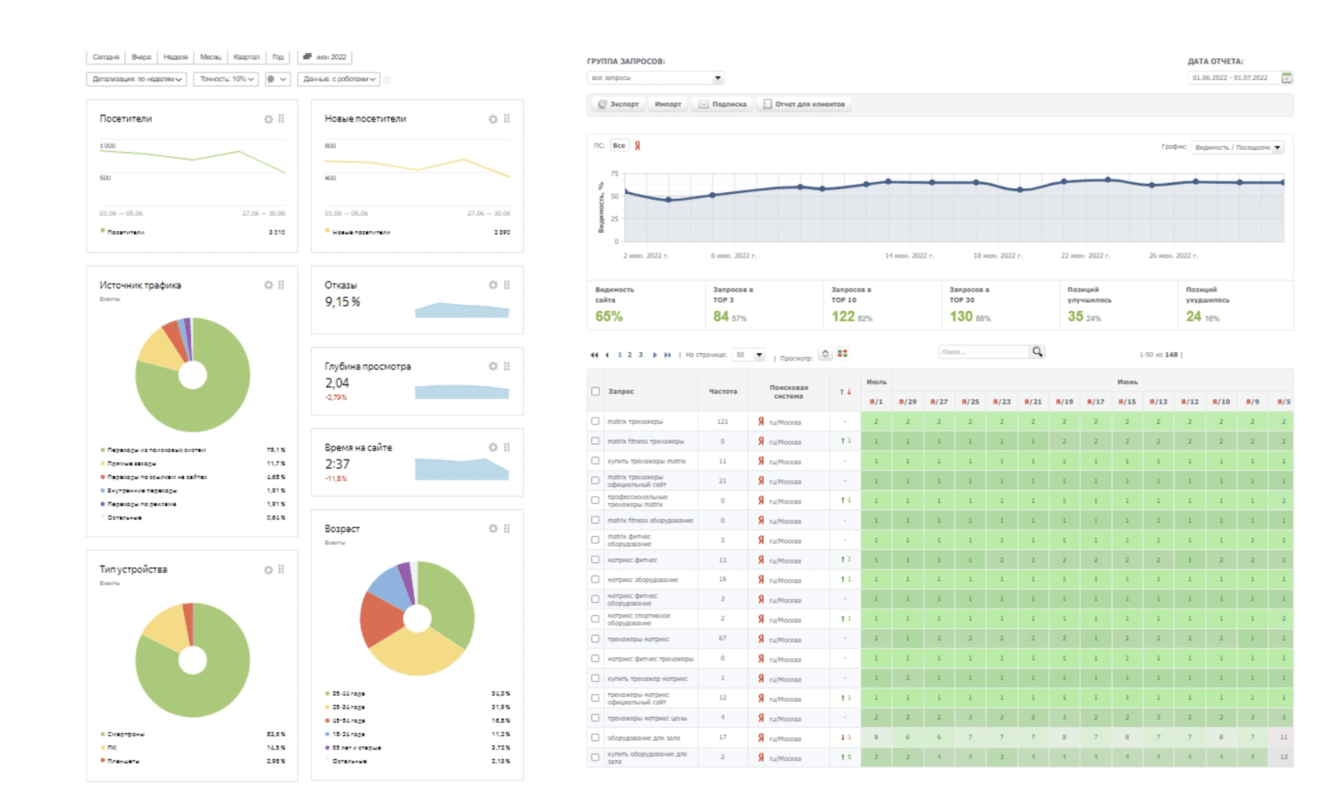
А что с SEO? Грамотно спланированная и поэтапная реализация работ по оптимизации сайта и повышению его позиций в поисковой выдаче постепенно принесла свои результаты. Число визитов на сайт постепенно росло. Уже через несколько месяцев охват целевой аудитории составил 28,33%, а сам сайт попал в ТОП-3 поисковой выдачи по всем запросам, связанным с брендом оборудования.

![]()
Вадим Александрович Олейник
Наши проекты: https://www.astoni.ru/projects/
Наши кейсы: https://astonia.ru/portfolio/
![]()
Викулин Д.А.
Директор по маркетингу
Johnson Health Tech Rus благодарит компанию "АСТОНИА" за плодотворное сотрудничество по созданию сайта для нашего бренда Matrix/
Перед сотрудниками "АСТОНИА" была поставлена непростая задача по формированию каталога продукции и уникального инструмента - конфигуратора подбора оборудования.
Несмотря на некоторые сложности, специалисты "АСТОНИА" выполнили свою работу хорошо, и мы продолжаем совместную работу по дальнейшему совершенствованию сайта и его продвижению в Рунете![]()