ООО "Умный век"
230 000
Промышленность и оборудование
Россия, Москва
Битрикс24
Август 2023
О компании:
ООО "Умный век" — системный интегратор на рынке профессионального аудио и видеооборудования. С 2016 года компанией реализовано больше 200 проектов: интерьерные мобильные экраны и стойки для выставочных площадок, цифровые меню борды, экраны в витрину, экраны для стадионов и концертных залов, а также видеоконференцсвязь для переговорных. Клиенты Умного века: бизнес, корпорации и госучреждения.
Компания предлагает готовые решения и разрабатывает собственные. Проекты компании участвуют в выставках, побеждают в номинациях и выигрывают конкурсы. Например, в 2023 году проект уличного аудиовизуального комплекса, разработанный Умным веком для Московского зоопарка, победил в номинации "Лучший интеграционный проект в сфере музеев и выставочных пространств".
Сегодня в компании трудятся 17 человек, но Умный век на этапе масштабирования, и растет не только в количестве сотрудников.
В структуре компании 5 отделов:
•Sales&Marketing (объединенный)
•Отдел реализации проектов (инженерно-сервисная служба и руководители проектов)
•Финансовый отдел
•HR
•Отдел развития
Что необычно: в компании нет единого руководителя, но есть горизонталь департаментов и отделов, каждый из которых отвечает за своё.
Алексей Скурихин, основатель компании и директор по развитию Умного века, обратился к нам в июне 2023 г. Он искал интегратора для доработки Битрикс24, который компания использовала уже 2-3 года.
Алексей: «До этого мы работали на платформе AdvantShop (Умный век тогда был чем-то вроде интернет-магазина). Там есть строенная CRM, так себе по уровню, но мы работали в ней: ставили задачи, какие-то сроки и пытались их соблюдать.
В пандемию все разъехались по домам и мы поняли, как хорошо, что у нас все-таки есть какая-то оцифровка. Нам не нужно сильно переделывать нашу инфраструктуру, чтобы работать удаленно. Мы очень обрадовались, но в то же время увидели все огрехи системы. Поняли, что на многое наша CRM неспособна. Выйдя из пандемии, одним из первых решений было заменить CRM-систему.
Выбор был между АМО и Битрикс. Выбрали Битрикс. Далее был поиск интегратора, который реализует, и начался этот долгий, яростный, интересный, местами не очень, но тем не менее — процесс».
На момент обращения в CRM Академию часть процессов в компании уже была реализована в Битрикс24 другим интегратором. Многое было автоматизировано, но работало не стабильно: модули то работали, то отваливались. Бизнес-процессы были настроены так, что логика иногда срабатывала, а иногда нет. В какой-то момент интегратор просто перестал отвечать, выставлять счета, модули перестали работать. В итоге сотрудничество прекратилось и перед Алексеем стояла задача найти нового партнера.
Алексей: «Помню, когда я только начинал, советовался с теми ребятами, кто уже внедрял Битрикс, как выбирать подрядчика. Сказали: "Запрашивай много". Я запросил. Отправил абсолютно идентичное ТЗ. Получил первое коммерческое предложение — 2 миллиона рублей, второе КП — 28 тысяч рублей, третье КП что-то около 200 тысяч рублей. Остановились посерединке. В итоге не угадали. Ребята в какой-то момент начали "сливаться", перестали отвечать, начали отваливаться какие-то модули.
Помню, был такой модуль: вбиваешь ИНН — заполняются все реквизиты. Он был платный, нужно было каждый месяц отдельно запрашивать и оплачивать счет на 800 рублей не через Битрикс или маркет. Модуль включался, и там существовало определенное количество запросов. В какой-то момент интегратор перестал отвечать и выставлять счета, перестало работать заполнение по ИНН. И такого много было. Спрашиваешь почему — не могут ответить. Наверное, из-за их неопытности, иначе я не знаю, почему так было».
Первостепенная задача была навести порядок в том, что существует. Отладить процессы в соответствии с картой процессов в Miro. Дальше уже начать настраивать детально: воронки, ответственных, переключения между ответственными.
Телефония в компании работала отдельно от Битрикс24. Менеджеры принимали звонки на мобильный телефон, записи разговоров не попадали в CRM. Та же ситуация с мессенджерами и почтой. Чтобы обращения и договоренности менеджера с клиентом сразу сохранялись в одной системе и не терялись во внешних источниках, Умный век хотел интегрировать все каналы коммуникации в Битрикс.
Вторая задача: решить проблему несоответствия воронки в CRM действующему сценарию процесса продажи.
Отдельная боль — непрозрачность процессов и движения финансов. Узких мест было много, в том числе:
- временные потери на выяснение, с какой сделкой связана задача или счет, сложный поиск связанной информации;
- отсутствие в Битрикс шаблонов документов, подготовка договоров к печати и внесение данных клиента менеджерами вручную, с ошибками и потерями времени.
А еще руководители компании много времени и внимания уделяли анализу собственной деятельности, для чего вручную собирали и считали в таблицах Excel различные показатели, сопоставляли данные, искали закономерности и делали выводы для дальнейшего стратегического планирования.
Первым этапом было решено интегрировать в Битрикс телефонию, почту и подключить мессенджеры, чтобы перенести общение менеджеров с клиентами в Битрикс, фиксировать результат каждого контакта для дальнейшего контроля качества и анализа результатов взаимодействия с клиентами.
На второй этап запланировали доработку и настройку CRM. После аудита определили и согласовали список задач:
1. Связать сквозным индикатором элементы, связанные со сделкой, чтобы сделать простой и удобный поиск информации в Битрикс и сократить временные затраты сотрудников на неэффективные действия в повседневной работе, связанные с выяснением и уточнением ситуации.
2. Внедрить в систему обновленную воронку продаж, добавить новые стадии и автоматизацию задач, чтобы воронка отражала реальный процесс продажи.
3. Внедрить шаблоны печатных документов с автоматизированным заполнением полей, чтобы ускорить процесс подготовки документов и исключить возможные ошибки.
4.Создать отчет со сбором необходимых данных и наглядной визуализацией для сбора статистики, анализа показателей и принятия управленческих решений в дальнейшем.
Последняя задача в списке не последняя по значимости. Запрос на создание отчета возник уже в процессе сотрудничества, но то, что получилось в итоге стало (спойлер), пожалуй, наиболее интересным результатом работы с проектом.
Алексей Скурихин: «Появилась простая задачка: хочу видеть отчеты. И мы с Николаем (Николай Ермишин — партнер, сооснователь компании), он отвечает за маркетинг, решили, что надо делать отчеты. Вспомнили, что когда-то давно видели в Битрикс24 какие-то отчеты, но так и не поняли, как их настраивать. Обратились в CRM Академию: хотим, давайте делать. Один из сотрудников сказал, что есть Яндекс DataLens (партнер Битрикс), можем туда/оттуда вывести. И началась эта история с итерациями. Есть технические ограничения в Битрикс, но дорабатывать Битрикс хватит еще нашим внукам».
1.1. Интеграция телефонии.
Умный век использует телефонию компании "ВестКолл". Настроили распределение входящих и исходящих звонков в соответствии с согласованной схемой, внутренние номера и телефонные аппараты в Битрикс.
Теперь звонки Умного века корректно фиксируются в CRM, можно слушать разговоры с клиентами из карточки клиента, звонки распределяются в соответствии с выбранным сценарием.
1.2. Интеграция почты.
Согласовали список личных email и корпоративного email отдела продаж для интеграции почты с Битрикс24. Обучили как самостоятельно подключить персональные и корпоративные email к Битрикс24. Совместно с клиентом проверили отправку и получение писем, их фиксацию в карточках CRM.
Теперь менеджер может написать клиенту прямо из CRM, а переписка останется в карточке клиента, ее не придется долго искать в почте.
1.3. Интеграция мессенджера.
Подключили WhatsApp, теперь сообщения из мессенджера с помощью сервиса Wazzup будут приходить в чаты в CRM.
2.1. Сделать сквозной идентификатор для всех сущностей, связанных с одной сделкой.
Так задача звучит на языке технического специалиста Анны. По сути же, Алексей хотел взять в руки бумагу (договор, счет и т.п.) и быстро найти в Битрикс всю связанную с ней информацию.
В стандартной настройке Битрикс поиск по номеру печатного договора выдаст только сам документ, а при поиске через сделку внутри карточки сделки придется сопоставлять информацию из двух вкладок: связанные элементы будут во вкладке "связи", задачи - в таймлайне в перемешку с "историей".
Найденное решение: взять некий набор цифр, который идет от сделки, и прописать его везде в связанных элементах. Мы использовали ID сделки, который включили в номера всех связанных со сделкой документов и задач.
Теперь Битрикс умеет по номеру ID находить и сделку и сразу все, что с ней связано.

Скриншот 1. – Результат поискового запроса по ID сделки
2.2. Доработка бизнес-процесса с учетом изменения воронки продаж.
Заказчик предоставил блок-схему готовых воронок (в Умном веке их две), с новыми стадиями и автоматизированными задачами, которых в процессе ранее не было. Мы ее воплотили в Битрикс24, при этом задачи были реализованы нестандартно.

Скриншот 2. – Воронка продаж "Поставка с услугами"

Скриншот 3. - Воронка продаж "Поставка без услуг"
Анна Евтеева, технический специалист CRM Academy: «Из интересного: там есть «кибербиба», которая перед постановкой задачи ищет руководителя нужного отдела каждый раз. При кадровых перестановках не нужно автоматизацию менять, она сама определит нового руководителя. Мне ее коллега одолжил, если честно, но разработано в CRM Академии, все равно.
Задачи тоже интересно реализованы, к слову. Редко с таким сталкиваюсь: встаёт одна базовая задача, в нее подзадачи в зависимости от стадии добавляются. Открываешь задачу на реализацию - в ней список с детализацией по подзадачам. Можно отдельно открыть каждую задачу из базовой. И подзадачи разные, они встают в зависимости от выбора в полях, которые делает менеджер в полях сделки. Например, для определенных видов продукции ставятся одни задачи, для других - вообще другие. Обычно делают автоматическую постановку задач, но они обособленно встают, без связей между задачами.
Ещё сделки переименовываются, тоже мы делали. На любом этапе воронки продаж название сделки автоматически может отменяться: в название вытаскивается важная информация по сделке, которую менеджер в процессе работы у клиента узнает и заполняет поля в сделке. У Умного века автоматизация работает так: сделка изначально имеет вид, например, "название компании клиента/ID сделки". Потом менеджер вносит, например, федеральный округ и название сразу меняется на "название компании клиента/федеральный округ/ID сделки" – и т.п.
Все, что важно, Умный век в название сделки вытягивает и даже если менеджер ошибся, или клиент, например, данные поменял вводные - название при изменении поля тоже поменяется само. Это можно выводить в карточку канбана, но она тогда огромная, а тут просто через "/" все сразу в названии, наглядно».
2.3. Внедрить шаблоны документов в Битрикс, чтобы формировать их из CRM с автоматическим заполнением данных.
Внесли в Битрикс реквизиты, внедрили счета на оплату для двух компаний, договора поставки и монтажа. Все для ИП и для юридических лиц (в 2 вариантах).
Теперь сотрудники Умного века формируют документы автоматически по кнопке, остается только отправить их клиенту на подпись. Меньше ошибок, меньше действий и меньше временных затрат на рутинные рабочие операции.
2.4. Создать пользовательский отчет для маркетинга и стратегического планирования.
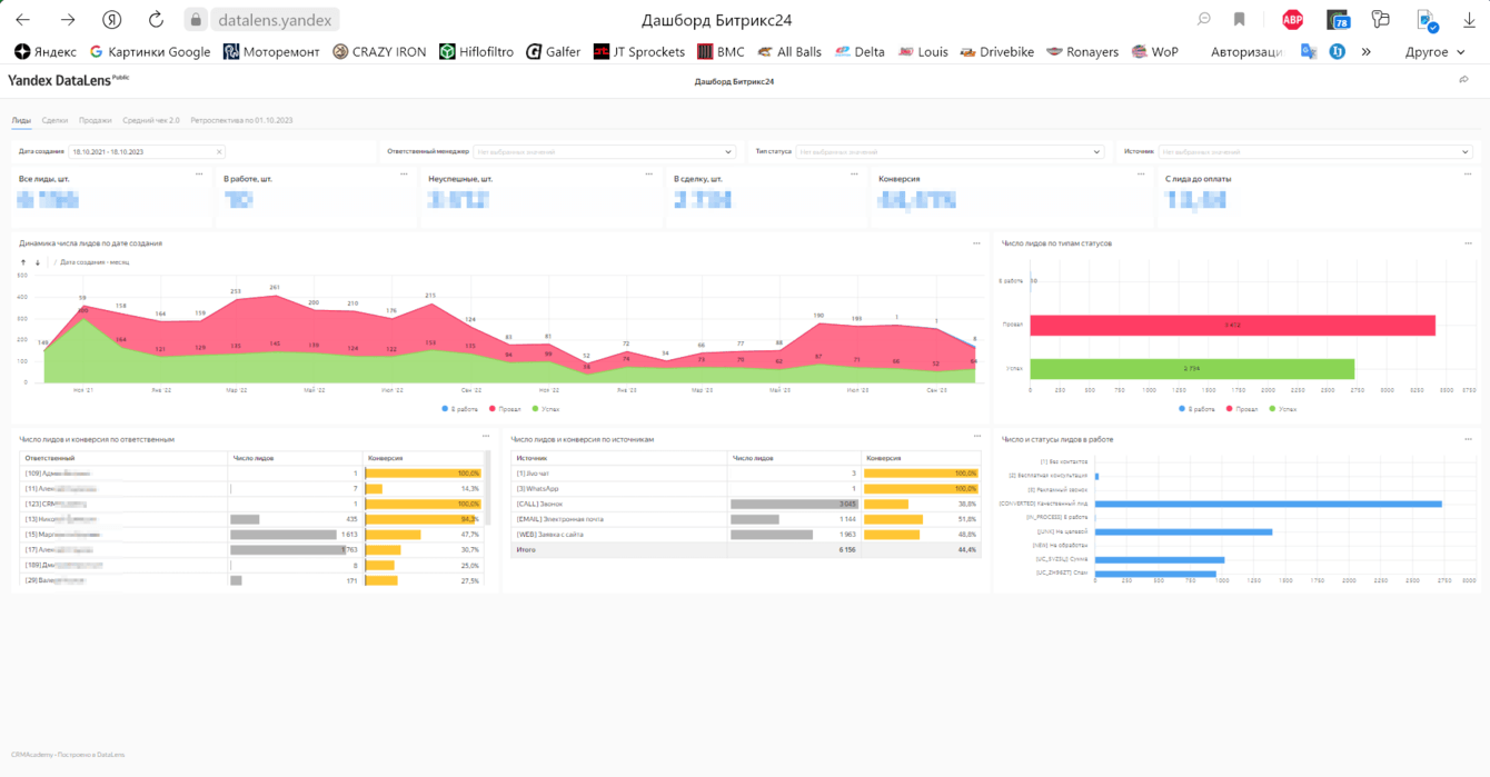
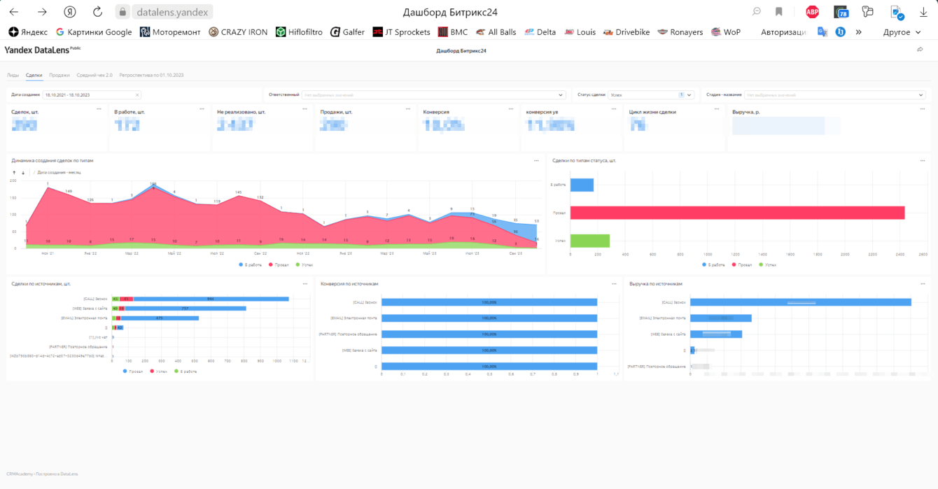
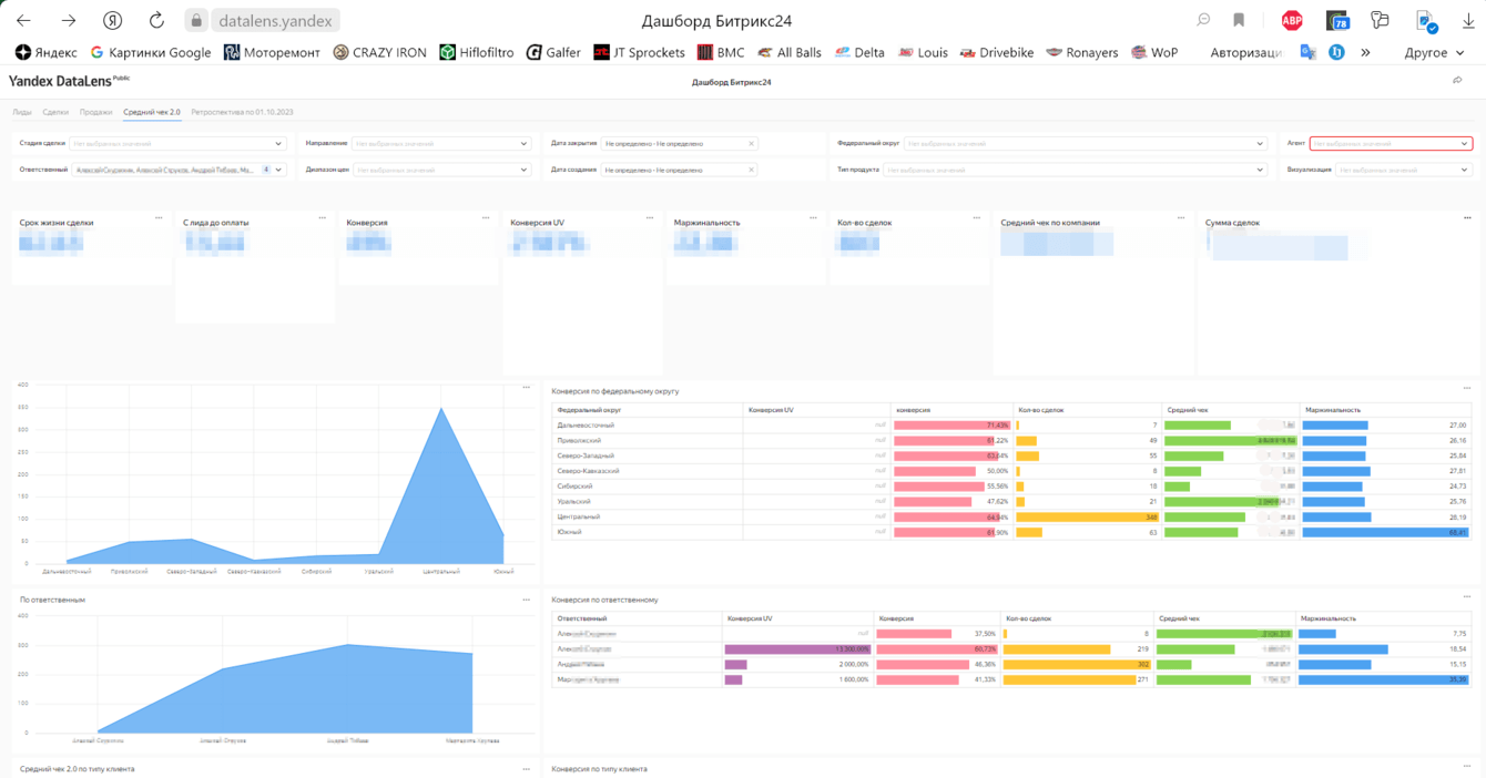
Было очевидно, что стандартных отчетов и возможностей Битрикс недостаточно, чтобы Умный век мог анализировать свою деятельность по тем показателям и на той глубине, к которой стремится. Мы сделали дашборд на базе сервиса для бизнес-аналитики Yandex DataLens, который подключили к Битрикс24.
Анна Евтеева, технический специалист CRM Academy: «Отчёт опирается на поля, которые созданы вручную - внутри Битрикса визуализации таких данных нет. Там несколько видов конверсии (в зависимости от метода расчета), много средних показателей, возможность фильтрации по полям пользовательским и ценовому диапазону».
Работа над отчетом еще продолжается, текущая версия – не конечный результат.
Алексей Скурихин: «В Битриксе мы фиксируем ту важную часть воронки, которая нужна для масштабирования бизнеса здесь и сейчас. Это как раз то, что связано с продажей. Показателей много:
Сроки: от лида до сделки, от создания сделки до оплаты, до завершения, с "победы" до стадии "проект реализован". Все в разрезе по товарным группам, по менеджерам, по времени.
Конверсии: из лида в сделку, из "сделка создана" в "успешная"/"проваленная" — по менеджерам, по регионам, по типам продуктов».

Скриншот 4. - Дашборд DataLens. Лиды

Скриншот 5. - Дашборд DataLens. Сделки

Скриншот 6. - Дашборд DataLens. Продажи

Скриншот 7. - Дашборд DataLens, Средний чек

Скриншот 8. - Дашборд DataLens. Ретроспектива.
Продолжаем сотрудничество с Умным веком, теперь уже в режиме сопровождения.
Вносим точечные корректировки, доделываем отчет, поддерживаем работу CRM так, чтобы она не отставала и не рассинхронизировалась с реальными рабочими процессами, которые компания постоянно совершенствует. К слову, актуализацию своего визуального отражения процессов в виде схемы Умный век также делегировал нам.

Скриншот 9. – Схема бизнес-процессов.
В результате проделанной работы:
• Устранены ошибки и отлажены процессы, все работает в соответствии с тем, как надо клиенту.
• У клиента появилось четкое осознание этапов воронок, какими они должны быть, и это помогает более детально и четко настраивать аналитику, чтобы потом принимать какие-то управленческие решения.
• Оцифровка показателей теперь более прозрачная, более прозрачные бизнес-процессы
• Создан удобный и наглядный отчет для бизнес-аналитики. То, что раньше измерялось показателями в многочисленных таблицах Excel, вручную, было сложно считать и читать теперь можно получить за пара-тройку кликов.
![]()
Алексей Скурихин
Директор по развитию ООО "Умный век"
Месяц, может быть, полтора назад, мы с партнером обсуждали результаты работы с Битрикс. У нас изначально был дедлайн, что мы два месяца делаем это и на это потратим столько-то денег. И вот мы опять обсуждали те цели, которые были поставлены изначально — достигнуты они или нет. Когда подводили итог, от партнера прозвучала фраза: "Слушай, а давай наймем их себе. Ну вот классно они все делают, не надо ничего развивать, они уже все умеют. Давай эту команду себе наймем." Мне кажется, это лучшая похвала.