Ливень
Культура и исскусство
Россия, Барнаул
Декабрь 2022
Про аудиторию.
Наша аудитория 45-50+.
Давайте посмотрим на статистику одного из крупнейших продавцов билетов на Российском рынке
Мы видим, что покупатели билетов в возрасте от 45 лет занимаю больше 30% в общем объеме продаж.
Ниша перспективная. Но где найти нашу аудиторию и что показать?
Мы видим:
1.Старшая аудитория проводит больше всего времени в версии ПК и меньше всего в моб версии. Вставим сюда еще одну заметку из статистики крупнейшего сервиса продаж билетов по России
Не будем утверждать, что эти наблюдения взаимосвязаны. Но возьмем на заметку.
2.Из всех интернет площадок в ТОПе Ватсап, а затем поисковики, затем Вконтакте и Ютуб. В 2х из этих ТОП площадок можно делать перформанс маркетинг, которым собственно и продается зал.
3.Не значительно поднялись Майл ру и Одноклассники по количеству аудитории, но не по качеству (спойлер).
Очень важный момент – это конкретное количество нашей аудитории по площадкам, где можно настраивать рекламу в России.
В каждой из площадок наша аудитория 45+ занимает не самый большой процент.
Если мы добавим к этому наложение таргета по географии, ключам и интересам, то получим совсем узкие аудитории.
Поэтому при медиапланировании необходимо максимально диверсифицировать каналы. Это позволяет достать наш маленький сегмент аудитории в максимальном количестве площадок и таким образом увеличить покрытие рекламой.







Старт рекламной кампании июль.
Распределение бюджетов по каналам.

Распределение бюджетов по месяцам

Старт наружной рекламы пришелся на середину октября.
Ход рекламной кампании.
4 креатива было настроено на 7 вариантов аудитории.
На старте сразу стали тестироваться холодные и теплые аудитории.
Из ошибок настройки – не верно были собраны ключи (одна из аудиторий) и они дали нерелевантные показатели.
Но статистика переходов показывает, что средний СТР 0,63%. Это высокий стр для такой узкой горячей аудитории.
Хорошее решение было продолжать использовать широкую аудиторию по интересам на разные креативы.

И в паблике у нас началась милота:

С сентября была проведена следующая работа:
Поиск креативов с повышением конверсии на холодную женскую аудиторию. Увеличение аудитории ретаргета для построения ЛАЛ в октябре.
Протестировали ретаргет предыдущих концертов в Барнауле, чтобы протестировать, каких еще артистов можно отнести к похожим.
Протестировали аудиторию меломанов похожих исполнителей и исполнителей из коллабораций.
Динамика продаж:

Выводы по кейсу:
На артиста с возрастной аудиторией, которая уже сформирована вокруг него в социальных сетях, можно запускать рекламную кампанию в интернете сильно заранее.
Подключать плотную наружку, радио и ТВ можно в последние 1,5-2 месяца. Чем раньше запускается интернет реклама, тем более распределенная по каналам она должна быть. Мы формируем спрос на концерт в каждом канале с небольшими бюджетами.
А затем подключаем мощную рекламную кампанию в Яндексе. Ее будут усиливать как предыдущая проведенная РК во всех остальных каналах, так и формирующийся спрос с наружной рекламы, ТВ и радио.
Давайте рассмотрим еще один кейс рекламы концерта для возрастной аудитории.

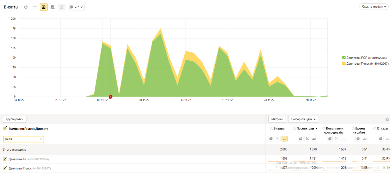
Основной рекламный канал – Яндекс.
Распределение между поиском и РСЯ 1:5.
Основные креативы в РСЯ – видеодополнение и афиша.
Старт рекламной кампании 1 ноября. Концерт 6 декабря. Рекламная кампания шла всего месяц. Наружная реклама на момент старта рекламной кампании в интернете уже была запущена.
Целевая аудитория – мж 55+

За время рекламной кампании мы видим большое количество аудитории с поиска и РСЯ с небольшим количеством отказов и большим среднем временем на сайте.
Смотрим разбивку по возрастам:

Большая часть аудитории составляла 55 лет и старше. Она лидировала и по количеству, и по поведению с большим отрывом:

Статистика рекламной кампании в цифрах:

Выводы: Солдаут на концерт Девятовой мы собрали за 14 дней до мероприятия. По эффекту для продаж рекламная кампания была похожа на мощный запуск рекламы по ТВ.
Но если смотреть на каналы продаж, то на сайте, куда мы вели было продано всего на 70 000 руб. Остальная продажа была на сайте и в физических кассах местного билетного оператора.
Можно сказать, что сработал эффект омниканальности. Вы видите рекламу в одном месте, изучаете информацию, а покупаете в другом месте.
Почему был выбран всего один рекламный канал в интернет, если в начале мы говорили, что нужно максимально диверсифицировать каналы?
В этом кейсе мы действительно ориентировались на эффект омниканальности. Девятова – это артист, на которого собирают в основном наружной рекламой. И бюджет на наружку был приличный. Как только начался подъем запросов, мы подхватили его в Яндексе хорошими ставками. Так же в РСЯ мы использовали все возможные форматы в РСЯ – фото, афиши, проморолики. Таким образом мы расширили возможности присутствия в РСЯ.
Если бы на рекламную кампанию было 2 месяца и больше, то наружку так плотно не ставили. Поэтому чем больше срок рекламы, тем больше каналов стоит использовать. Здесь же диверсифицировать каналы не стоило. Нужно было подхватить уже сформировавшийся трафик на возрастную аудиторию в том канале, где удобнее всего и дешевле ее охватить.
На момент написания кейса у нас в работе более 10 проектов с аудиторией 45+. Если Вы сомневаетесь, стоит ли запускать интернет рекламу на возрастную аудиторию для сбора концертов, то напишите нам.
Мы подготовим для Вас медиаплан и подберем необходимые каналы и бюджеты как в России, так и за ее пределами.
Оформим вашу компанию на всех необходимых для вас площадках, запустим рекламу и приведём лидов.
Как с нами связаться:
http://live-n.ru/
info@live-n.ru
+7 (963) 521-30-30