CASIO Europe GmbH
7 678 000
Электронная коммерция
Япония, Tokyo
Интернет-магазин
Март 2022
Японский бренд электроники обратился к нам с задачей выстроить прямые интернет-продажи продукции на территории РФ: разработать под это конверсионную площадку, отвечающую ожиданиям целевой аудитории и предложить наиболее эффективные инструменты продвижения.
Часы Casio, довольно популярные у российских покупателей, долгое время можно было приобрести только у дистрибьюторов. Собственного интернет-магазина часов в РФ у компании не было. Нам предстояло совместно с клиентом создать комплексую стратегию разработки и имплементации монобрендового интернет-магазина в ecom среду потребительского рынка в России и предложить эффективные инструменты конкуренции с маркетплейсами и крупными мультибрендовыми магазинами, через достаточный и аргументированный стек digital-маркетинга.
Наши работы в рамках проекта :
- Исследования профиля потребителей (включая офф-лайн интервью) и UX тестирования;
- Разработка интернет-магазина;
- Доработки контента (фото и описания), релевантного именно для российских пользователей;
- Комплексное продвижение, включающее SEO, контекстную и медийную рекламу, таргетинг в социальных сетях;
- Управление репутацией (ORM);
- Поддержка, включающая конверсионную аналитику и юзабилити-доработки.
Ценность качественного SEO-продвижения - которое сыграло ключевую роль в достижении целей, поставленных перед нами, особенно отмечена видео-отзывом наших контрагентов на проекте.
Мы сотрудничали с клиентом почти 3 года вплоть до решения Японских владельцев приостановить всю деятельность на территории РФ на период геополитической нестабильности.
Стоить отметить, что кроме интернет-магазина часов бреда, которому посвящен данный кейс, мы также занимались проектами клиента: musicstore.casio, cdp-s.ru, privia.ru и casiotone.ru.
Мы начали работы над проектом с исследований: анализировали продукт, бизнес-процессы, спрос, конкурентную среду, целевую аудиторию но главное, на что мы ориентировались – путь потребителя, закрывающего потребность и совершающего покупку онлайн в интернет-магазине.
На основе предварительного анализа мы сформулировали гипотезы и провели полевые исследования. В процессе исследования было опрошено 1500 респондентов среди посетителей оффлайновых точек продаж Casio и среди пользователей официальных каналов Casio watch в РФ.
Интерпретация результатов позволила нам определиться с основными элементами архитектуры проекта и показала, что предпочтения целевой аудитории Casio можно разделить на два крупных сегмента: одна часть аудитории склонна к "креативному" подходу при выборе часов, а другой проще и удобнее совершать покупки в привычном "классическом" интернет-магазине.
Определенная культурными особенностями заказчиков строгая консервативная позиция, которая "вшита" в ядро бренда Casio, направила нас по классическому сценарию.
В ходе исследования мы также выяснили, что часы Casio — эмоциональная покупка. Покупатели больше всего ценят «неубиваемую» линейку G-Shock и уникальный внешний вид часов. Также стало понятно, что целевая аудитория предпочитает общаться с интернет-магазином в мессенджерах — Телеграм, WhatsApp, ВКонтакте.
Кроме того, потенциальным покупателям важно иметь возможность в деталях рассмотреть часы, получить полное представление о модели и обойтись без поездки в магазин, заказав доставку на сайте. Учитывая пожелания клиентов мы разместили на сайте изображения в высоком разрешении, и по просьбе Casio настроили особое отображение фотографий в карточках товаров и каталоге: часы на изображениях максимально совпадают по размеру с реальными моделями. На всех остальных официальных сайтах Casio (в Японии, США и Европе) это требование соблюдено, а у дилеров и дистрибьюторов, как правило, не выполняется.

Команда SEO-специалистов присоединилась к проекту на моменте отрисовки прототипов сайта. В процессе создания прототипов было предусмотрено многое с точки зрения юзабилити и соответствия выбранной дизайн-концепции, но отсутствовали значимые элементов для SEO. Вот лишь некоторые примеры:
1. На страницах листингов отсутствовала пагинация, а ее роль выполняла автоматическая подгрузка товаров при скроллинге.

Для пользователя можно сохранить подгрузку, но для поисковых систем в HTML-коде должны быть продублированы ссылки на страницы пагинации. Это важно для корректного и полного индексирования товаров и для понимания поисковыми системами широты ассортимента.
2. Обратили внимание на вывод значка валюты. Красивый символ ₽ отображался на странице, но в коде отсутствовало обозначение валюты.

Важно, чтобы в коде присутствовало указание, например, текстом – «рублей». Это значимый коммерческий фактор.

После обнаружения всех ошибок мы составили список рекомендаций. Запросив у технического отдела таймлайн разработки, составили поэтапный план SEO-сопровождения. Это позволило запараллелить процессы по разработке и оптимизации, сократить сроки и подготовить сайт к дальнейшему продвижению.
1️⃣ Первая сложность в продвижении монобренда – особенности поисковой выдачи в ecom-сегменте.
Выдача Яндекса наполнена рекламой и колдунщиками (элементы поиска с информацией из различных сервисов Яндекса вроде Яндекс.Маркета).
➡️Блоки рекламы:

➡️Расширенные сниппеты сервисов (колдунщиков) Яндекса:

➡️И большое количество мультибрендовых сайтов в ТОПе выдачи.

Повлиять на формат поисковой выдачи мы не можем, но в наших силах показать поисковым системам принадлежность сайта к официальному бренду, что повышает витальность. Также мы можем тщательно проработать сниппеты (описание сайта) в поисковой выдаче, чтобы выделиться среди конкурентов.
Мы добавили информацию о компании, подтверждающую, что сайт действительно является официальным интернет-магазином бренда – от размещения всех реквизитов до добавления фразы «Официальный сайт» в метатеги.
Чтобы повысить CTR (кликабельность сниппета), внедрили на сайт микроразметку для Google и разместили YML-файл для Яндекса.
2️⃣ Кроме мультибрендов в поисковой выдаче идет активная конкуренция с другими монобрендовыми-магазинами Casio.
Представленный бренд настолько популярен, что многие магазины в домене имеют слово Casio. Наш shop.casio.ru – не единственный монобрендовый магазин этой торговой марки. Не все из магазинов связаны с самой компанией, однако они тоже продают часы этой марки (иногда серые). Выделиться из этой массы и показать, что мы «Самые-самые официальные», очень сложно.
Решение – тщательно проработать все типы страниц сайта, увеличить текстовую релевантность.
На основании анализа конкурентов был разработан ряд шаблонных решений для оптимизации, но не в виде единого шаблона для всех типов страниц, как это часто делают. Было решено создать и настроить ряд шаблонов (метатегов, текстов) для каждого раздела каталога.
Для страниц с потенциально максимальным трафиком была внедрена постраничная оптимизация.
Дополнительно к внутренней оптимизации на сайте были зарегистрированы карточки организации для размещения в справочниках и на картах, что не является по факту SEO-оптимизацией, но привлекает пользователей с других каналов и источников.
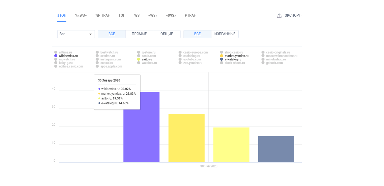
3️⃣ Третья проблема любого монобрендового магазина – это ограниченный ассортимент.
Существует конкуренция с сетью дилеров – официальными дистрибьюторами мультибрендовых интернет-магазинов и агрегаторов. Они являются и продавцами товаров бренда, но в тоже время и конкурентами в битве за ТОП в выдаче. Поисковики отдают предпочтение сайтам с большим выбором просто потому, что пользователи их любят больше.
➡️Пример поисковой выдачи:

С каждым годом доля «ассортиментных» маркетплейсов и агрегаторов увеличивается, появляются новые игроки.
➡️Процент в ТОП Яндекса на январь 2020

➡️Процент в ТОП Яндекса на август 2021

➡️Процент в ТОП Google на январь 2020

➡️Процент в ТОП Google на август 2021

Увеличить модельный ряд в рамках бренда мы не можем, но расширить каталог за счет создания страниц фильтрации вполне возможно путем внедрения функционала SEO-фильтра. Для этого специалистами была собрана вся возможная околобрендовая семантика, в том числе низкочастотные запросы.
Далее все запросы были кластеризованы. На основании групп запросов мы сформировали техническое задание на создание фильтра и всех необходимых свойств. Это позволило на этапе разработки сайта создать эффективный и удобный функционал, который не только полезен для пользователя, уже находящегося на сайте, но и помогает в привлечении поискового трафика.
Помимо участия в разработке фильтра, SEO-специалистами были даны рекомендации не объединять разные цвета товара в одну карточку, а создать отдельные посадочные страницы, тем самым дополнительно расширить ассортимент и количество страниц (статичный вес).
4️⃣ В Яндексе есть такое понятие, как аффилиаты сайтов, когда у одной компании есть несколько сайтов, которые продают одно и то же в одной тематике. Чтобы один бизнес не занимал сразу несколько позиций в выдаче, Яндекс определяет, что эти два-четыре сайта связаны между собой и показывает только один из них.
У shop.casio.ru появился такой аффилиат – https://www.casio-europe.com/ru/ – основной сайт компании, который не является интернет-магазином. Периодически shop.casio.ru выкидывало из выдачи по некоторым запросам. Вместо него показывался casio-europe.
В дни обновления выдачи Яндекса позиции по самым частотным запросам, приносящим значительный трафик, падали за ТОП-100. Это напоминало американские горки: в один день мы полностью теряем видимость в поиске, а уже завтра снова находимся в выдаче.
❇️ Как это можно решить?
Первый этап – понять и выявить, что проблема связана именно с аффилированностью. Напрямую поисковая система об этом не сообщает: вам не придет уведомление, вы не увидите каких-либо предупреждений в панели Вебмастера.
С помощью системы аналитики SEOWORK мы отследили, что мигает выдача по конкретным запросам.
➡️Пример изменения видимости запросов на графике:

Мы искали корень проблемы – из-за каких именно сайтов это происходит. Было выявлено, что замена в поисковой выдаче происходит с основным официальным сайтом компании.
Эти сайты никак нельзя «расклеить», избавиться от аффилирования – довольно сложная задача. Единственный выход – сделать наш сайт более релевантным. Решается это стандартными методами: лучшая оптимизация для повышения качества сайта, тогда мы всегда будем в выдаче вместо второго сайта.
Кроме того, так как видимость по запросам резко менялась именно в Яндексе, нами был подготовлен и отправлен официальный запрос в службу поддержки с полной информацией о двух сайтах с целью донести информацию о разном назначении этих сайтов. Все это позволило в течение нескольких недель восстановить стабильную видимость сайта по всем запросам.
После запуска сайта мы приступили к основным работам по оптимизации для посковой выдачи.
✅ Доработка шаблонов метатегов (title, description) для отдельных категорий.
Метатеги для всех страниц должны быть уникальными, содержать ключевые запросы и максимально точно описывать содержимое страницы.
Содержимое метатегов (наличие, порядок ключевых слов) является одним из факторов ранжирования, информация из них подтягивается в сниппеты в поисковой выдаче. От них зависит, попадет ли страница сайта в поисковую выдачу и что увидит пользователь.
Ручная проработка и подготовка уникальных метатегов для всех страниц сайта требует много времени и не всегда целесообразна, особенно на первых этапах работы с проектом, когда требуется максимально быстро получить результат.
Для многостраничных сайтов распространена практика настройки вывода информации в метатеги по шаблону. Но для максимальной эффективности и уникальности целесообразно создавать отдельные шаблоны на разные категории, что и было сделано.
✅ Точечная оптимизация метатегов (title, description).
Шаблонной оптимизации не всегда достаточно, поэтому на регулярной основе анализируется видимость страниц по запросам. Для страниц с наименьшей видимостью проводится точечная оптимизация – метатеги прописываются индивидуально на основе анализа выдачи с учетом частотности запросов и других факторов.
✅ Работа со сниппетами – микроразметка, размещение YML-файла для Яндекса.
Сниппет влияет на внешние поведенческие факторы – CTR (перейдет ли пользователь на наш сайт или нет). С помощью комбинирования разных методов можно сделать сниппет более привлекательным – вывести в сниппет изображение, стоимость, рейтинг, информацию о наличии, эмодзи и т.д.
➡️ Примеры сниппетов в Яндексе и Google:


✅ Простановка ссылок на фильтр, изначально фильтр был на скриптах.
На сайте реализован функционал SEO-фильтра, то есть все страницы фильтрации на сайте являются оптимизированными под привлечение трафика из поиска. Но чтобы они были проиндексированы поисковыми системами, необходимо, чтобы на них были проставлены ссылки.
В ходе работ пришлось перенастроить работу фильтра и вывести индексируемые ссылки.
✅ Настройка перелинковки.
Наличие ссылок и различных блоков перелинковки на страницах сайта важно как для ссылочного веса каждой страницы, так и для организации грамотной навигации по сайту – любая важная информация должна находиться максимум в двух кликах от пользователя. Для этих целей под каждый тип страниц продумывается структура блоков перелинковки.
Большинство блоков перелинковки было реализовано еще на стадии разработки сайта (похожие товары, ссылки на страницы фильтрации с аналогичными свойствами). По мере расширения ассортимента и структуры сайта, потребовалось добавить ряд новых блоков.
➡️ Примеры блоков перелинковки:


✅Анализ конверсии – добавление по результатам аналитики новых элементов в карточку товара и корзину.
В оценке эффективности продвижения интернет-магазина один из важных показателей – анализ конверсии внутри сайта. На принятие решения, купить или нет товар, влияет не только наличие информации о стоимости.
Проведенный анализ конверсии, а также поведения пользователей на страницах карточек товаров показал, что требуется доработать карточку товара.
⏺Был добавлен ряд элементов, например:
➡️ информация о способах оплаты и бесплатной доставке,

для ряда товаров добавили информацию о подарке.

Это помогло улучшить поведенческие метрики.
✅ На протяжении всего времени работы над проектом продолжалось изучение спроса, расширение семантики, создание новых посадочных страниц.
Ассортимент сайта динамически меняется, конкуренты не стоят на месте, что требует регулярного поиска новых запросов и создания под них новых страниц.
Например:
✳️Добавление отзывов. Совместно с клиентом мы начали собирать отзывы наших покупателей и публиковать их на сайте. Помимо вывода в карточках товаров, для отзывов был создан отдельный раздел, который также собирает трафик по запросам «%название товара% отзывы».
✳️Добавление новых параметров фильтрации и, соответственно, создание новых оптимизированных страниц.
✅ Аккуратная внешняя оптимизация – простановка ссылок на тематических ресурсах.
Ссылочное продвижение уже не имеет такого веса, как это было ранее, но учитывается поисковыми системами и важно для узнаваемости бренда.
✅ Все работы сопровождались аналитикой для понимания эффективности.
➡️Точечная замена метатегов повысила видимость страниц в Яндексе и Google
Видимость в Яндекс:

Видимость в Google:

➡️ Размещение отзывов в карточках товара повышало их видимость:

➡️ Простановка ссылок дала результат в Google:

➡️ Добавление перелинковки не дало ярко выраженного результата повышения видимости конкретных страниц в Яндексе, но данный блок скорее важен для пользователя и поведенческих факторов:
Рекламные кампании мы запускали в несколько этапов — начали с городов-миллионников и постепенно перешли к тестированию охвата по всей России. Это помогло оптимизировать затраты на рекламу.
Анализируя запросы пользователей мы поняли, что по прямым рекламным запросам (например, «часы Casio») Яндекс выдает магазины наших конкурентов с более низкими ценами. Как уже говорилось выше, конкурировать ценой мы не могли, поэтому пришлось подключать разные каналы продвижения: поисковую рекламу, органические переходы и переходы из других источников (статей и упоминаний). Между собой они имеют примерно одинаковое процентное соотношение: 25%, 20% и 15% соответственно.
Большая часть переходов (оставшиеся 40%) — это прямые заходы на сайт. Львиная доля людей просто запоминают бренд. Как показывает статистика, люди, которые ищут Casio по таким запросам как “официальный сайт”, зачастую сохраняют его в закладках. Дальше они переходят на сайт сами, либо мы их "догоняем" таргетингом в социальных сетях.
На практике – многоканальные последовательности чаще применяют для оптимизации рекламы. Главная цель — рассчитать бюджет и распределить его между эффективными рекламными каналами. При этом нужно максимизировать прибыль, минимизировав затраты.
Используя ассоциированные конверсии и прослеживая путь пользователя, мы поняли, что в большинстве случае работает целый комплекс инструментов. Чтобы пользователь совершил покупку, компании нужно провести несколько, а иногда и очень много касаний с ним. В таком случае нельзя оценивать только последний канал привлечения, нужно анализировать все шаги, которые привели человека к покупке.
Еще на этапе разработки мы заложили интеграцию с CRM и системой сквозной аналитики. Трафик мы анализировали с самого начала, т.е. с запуска интернет-магазина. Считали ROI, ROMI, LTV, "помним" всех покупателей: кто и откуда пришел, сколько покупок совершил, сколько стоило привлечение, сколько стоила сделка и т.д.
Эти данные позволяют нам прогнозировать спрос, формировать индивидуальные предложения, управлять маркетинговыми акциями.
Аналитика рекламных кампаний показала, что 70% пользователей совершают покупку уже в первый день, а остальные могут принимать решение до 30 дней. Поэтому важно, чтобы реклама бренда на протяжении всего этого периода и на разных стадиях принятия решения продолжала взаимодействовать с пользователем и напоминала о себе.
Монобрендовый магазин часов Casio — яркий пример результативности комплексного подхода. Тщательная аналитика ЦА, учет потребностей пользователей и правильное проектирование сайта с SEO-сопровождением разработки, позволили создать и запустить интернет-магазин, который, несмотря на жесткую ценовую политику, побеждал мультибрендов своей категории.
![]()
Денис Рубинштейн
Найти и предложить единый понятный рецепт для привлечения клиентов на сайт невозможно. Необходимо постоянно тестировать комплекс подходов и инструментов, собирая аналитику. Причем желательно использовать сквозную аналитику, чтобы понять, какой канал привлечения работает лучше. Первичные ощущения могут быть ложными и проверять стоит любые гипотезы. Ведь одни и те же решения дают разные результаты, в зависимости от размера и стадии роста бизнеса, от тематики и сегмента.