MakeShop.pro
100 000
Услуги
Россия, Москва
Март 2022
Раньше MakeShop.pro использовала простую систему Producteev, но ее закрыли. Студия столкнулась с проблемой: не было единого инструмента для управления проектами, финансами и клиентами. Им нужна была система с нужным функционалом и простая в использовании.
Внедрение Аспро.Cloud — системы, где все необходимые инструменты были собраны в одном месте. Переезд занял всего один день благодаря современному и интуитивно понятному интерфейсу.
• Создали шаблоны проектов для типовых задач: разработка интернет-магазина, обучение новых сотрудников.
• Новый проект запускается за секунды — все этапы и ответственные назначаются автоматически.
• Для клиентов используем Agile-доски, которые оказались удобнее Jira.
• Весь процесс адаптации новых сотрудников упаковали в отдельный проект-шаблон.
• На доске видно, на каком этапе обучения находится каждый стажер.
• Сотрудник полностью входит в работу за 3 дня, выполняет задачи по шагам.
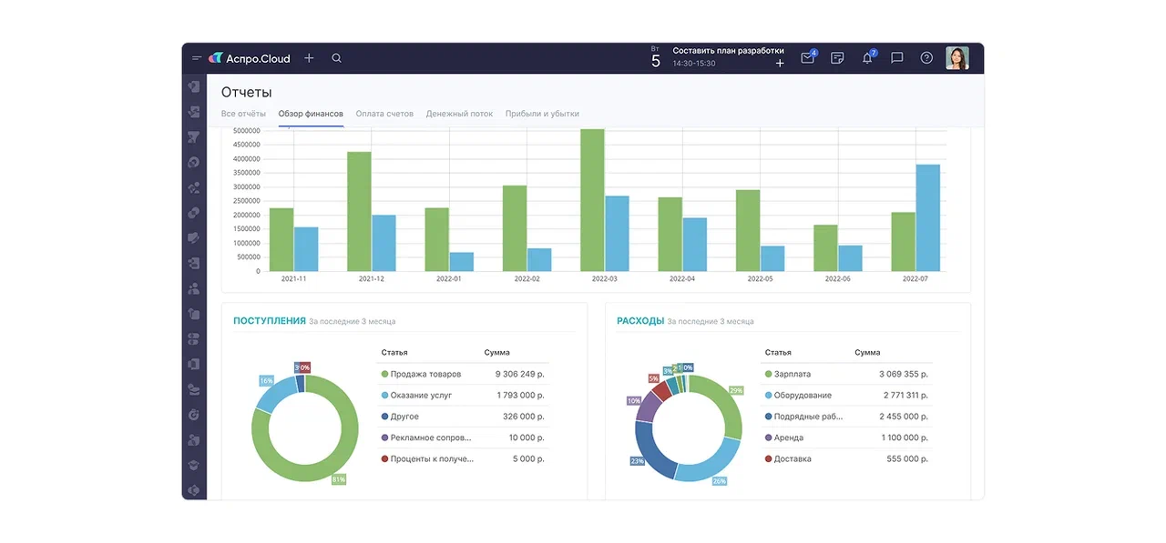
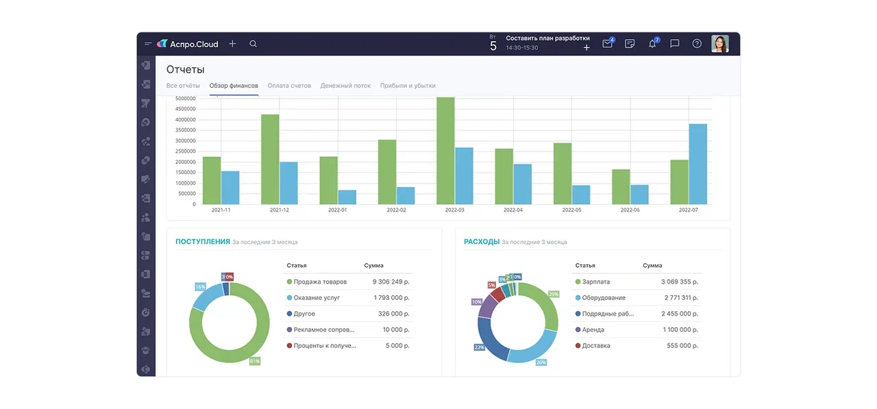
• Настроили интеграцию с Т-Банком — транзакции автоматически попадают в систему.
• Используют счета, акты и коммерческие предложения прямо в CRM.
• Ведут учет времени по задачам для точного расчета с клиентами.
• На сайте установили веб-форму Аспро.Cloud для заявок клиентов.
• При заполнении формы заявка автоматически создается в воронке.
• Вся коммуникация ведется в одной карточке, ничего не теряется.
• Внутренняя база описывает все процессы компании: от обязанностей до выплаты зарплат.

• Внешняя база опубликована на сайте — клиенты сами находят ответы по управлению магазином.
• Используют ментальные карты для структурирования информации и составления семантического ядра.
• Все бизнес-процессы собраны в единой экосистеме.
• Обучение новых сотрудников сократилось до 3 дней.
• Автоматизированы финансы, проекты и работа с клиентами.
• Сотрудники не тратят время на переключение между разными сервисами.
Все задачи, финансы и клиенты — в едином пространстве Аспро.Cloud. Система избавляет от рутины и экономит часы каждый день. Получите 14 дней бесплатного доступа и настройте работу так, как удобно команде.