Ищете крутые кейсы в digital? Посмотрите на номинантов Workspace Digital Awards 2026!
SEO

"Ahrefs и Semrush слишком дорогие? Обзор SpeedyIndex — чекера бэклинков с оплатой за результат"

821 
 

Если вы хоть раз искали проверку обратных ссылок или полноценный инструмент SEO аудита, то вы точно сталкивались с Ahrefs и Semrush. Проблема в другом и это их цена…

В 2026 году базовые тарифы начинаются примерно от $129-$139 в месяц и легко доходят до $400-$500+ для нормальной работы… И да, это без учета:

  • дополнительных пользователей
  • API
  • расширенных лимитов

В итоге за год вы платите тысячи долларов, даже если используете 20% функционала.

Почему обычные SEO-сервисы стали невыгодными?

Главная проблема не только в цене. Большинство решений уровня альтернатива Ahrefs и альтернатива Semrush работают по подписке и показывают:

  • кешированные данные
  • устаревшие ссылки
  • ограниченные лимиты проверок

Вы платите не за результат, а просто за доступ к интерфейсу!

Что предлагает SpeedyIndex?

В отличие от классических платформ, проверка обратных ссылок работает по модели оплаты за результат.

То есть:

  • нет подписки
  • нет сгорающих лимитов
  • оплата только за проверку
  • бесплатный тест сервиса

И главное это живая проверка.

Сервис не показывает “исторические” ссылки, а реально заходит на страницу и проверяет: есть ссылка или нет.

Эффективный линкбилдинг в 2026 году — это не только объем, но и сохранение Link Equity (ссылочного веса). Из-за высокого темпа обновления веба возникает проблема Link Rot — когда купленные ссылки исчезают или закрываются атрибутами noindex без уведомления. 

SpeedyIndex позволяет оптимизировать ваш Crawl Budget, фокусируя внимание поисковых роботов только на работающих донорах. Благодаря имитации поведения реального браузера, чекер находит ссылки в Shadow DOM и динамических блоках, которые игнорируются классическими краулерами, обеспечивая чистоту вашего Backlink Profile

Главные преимущества

Вот где начинается реальная разница:

  • Массовая проверка — до 100 000 ссылок за раз
  • JS-рендеринг — находит ссылки, которые не видят обычные чекеры
  • Атрибуты ссылок — Dofollow / Nofollow / UGC
  • Индексируемость донора — проверка реальной пользы ссылки
  • Глубокий анализ заголовка — поиск скрытых x-robots-tag
  • Spam Score & DA — выявление токсичных доноров

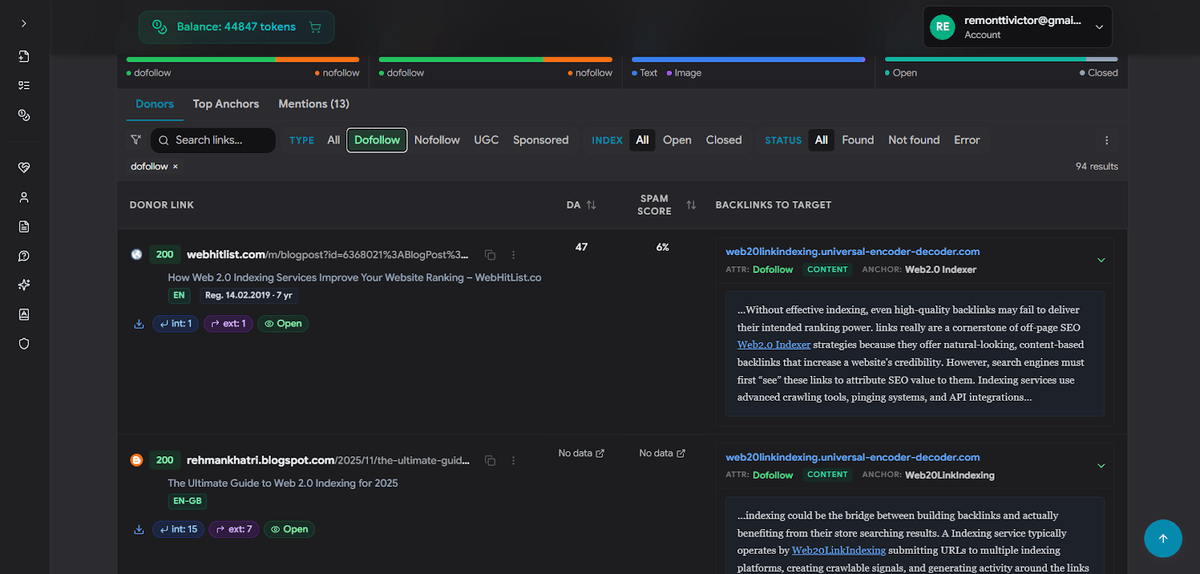
Вот к примеру детальный аудит доноров. В едином списке отображается всё необходимое: статус ответа сервера (200 OK), CMS сайта (WordPress), язык (EN-US), возраст домена и счетчики ссылок. Справа — найденный акцептор с атрибутами (Nofollow/Dofollow) и определением места размещения ссылки (NAV, CONTENT, FOOTER).

"Ahrefs и Semrush слишком дорогие? Обзор SpeedyIndex — чекера бэклинков с оплатой за результат"

Это уже не просто инструмент аудита ссылок, а полноценная система контроля качества ссылочного профиля!

Сколько это стоит на практике?

Вместо $100-$500 в месяц:

  • оплата от ~$0.0007 за ссылку
  • проверяете только то, что нужно
  • кредиты не сгорают

Плюсом есть 100 токенов бесплатно! Можно провести бесплатный тест чекера, проверить ваши ссылки бесплатно и сравнить результат с Ahrefs или Semrush.

Новый функционал: индексация с оплатой за результат

Также, сейчас запущена индексация в Google с оплатой только за проиндексированные ссылки. Услуга уже доступна в веб-версии сервиса.

Важно: вы можете использовать веб-версию без потери данных!

Чтобы перейти:

  1. Перейдите во вкладку «Веб-версия» в Telegram-боте
  2. Укажите адрес электронной почты
  3. Получите логин для входа

Если эта почта уже использовалась ранее при регистрации в веб-версии — напишите в Telegram: @alexspeedyindex для активации аккаунта. Все данные (баланс, история заданий и т.д.) будут полностью синхронизированы.

Давайте разбираться дальше с новым функционалом. Вы платите исключительно за результат:

  • 100% возврат токенов за ссылки, которые не были проиндексированы
  • Стоимость: 1 проиндексированная ссылка = 100 токенов
"Ahrefs и Semrush слишком дорогие? Обзор SpeedyIndex — чекера бэклинков с оплатой за результат"
  • Итоговый отчет предоставляется на 7-й день
  • Стоимость: 1 проиндексированная ссылка = 100 токенов

Это логичное продолжение модели pay-per-result: теперь вы контролируете не только наличие ссылки, но и ее попадание в индекс.

Как обменять ссылки на токены?

Если у вас есть баланс ссылок в боте, вы можете конвертировать его в токены:

  1. Перейдите в админку
  2. Откройте раздел пополнения: https://app.speedyindex.com/cabinet/topup
"Ahrefs и Semrush слишком дорогие? Обзор SpeedyIndex — чекера бэклинков с оплатой за результат"
  1. Выполните обмен ссылок на токены
"Ahrefs и Semrush слишком дорогие? Обзор SpeedyIndex — чекера бэклинков с оплатой за результат"

Это позволит использовать баланс более гибко — например, для проверки или индексации.

Как выглядит отчет чекера ссылок?

Дашборд SpeedyIndex Backlink Checker, детальная статистика по донорам, статусы ссылок и параметры индексации в одном окне:

"Ahrefs и Semrush слишком дорогие? Обзор SpeedyIndex — чекера бэклинков с оплатой за результат"

Разместите
тендер бесплатно

Наша система сама подберет вам исполнителей на услуги, связанные с разработкой сайта или приложения, поисковой оптимизацией, контекстной рекламой, маркетингом, SMM и PR.

Заполнить заявку 13507 тендеров
проведено за восемь лет работы нашего сайта.


Вы сразу увидите:

  • статус ссылки (есть / нет)
  • тип (Dofollow/Nofollow)
  • индексируется донор или нет
  • уровень спама
  • показатель DA

Для оценки доверия к ресурсу мы используем стандарты, близкие к методологии Moz Domain Authority, что позволяет быстро отсекать спамные ресурсы

В планах добавить метрики: DR (Ahrefs), ИКС (Яндекс, Индекс качества сайта), AS (Semrush), TF/CF (Majestic). 

Это намного проще и лучше реализовано, чем в других сервисах! И помните, что можно провести бесплатный тест чекера.

И да… не забудьте, что проверка индексации в Google или проверка индексации в Яндекс — это очень важно для SEO, потому что если страница не попала в индекс, ссылка с нее не передает вес и не дает никакой практической пользы.

Согласно официальной документации Google Search Central, наличие страницы в индексе является обязательным условием для учета любых сигналов ранжирования

Когда SpeedyIndex выигрывает?

Если сравнивать SpeedyIndex с крупными SEO-сервисами вроде Ahrefs, Semrush и Moz, его главное преимущество — актуальность и точность данных. В отличие от кэшированных баз, он проверяет ссылки в реальном времени, исключая устаревшую информацию и мертвые ссылки.

Кроме того, SpeedyIndex выигрывает за счет полной JS-отрисовки, дешевой оплатой за результат и прямой проверки индексации. Это делает его выгодным для массовых прогонов, API-интеграций и точечной проверки ссылок без переплаты за подписки.

Сравнительный анализ: SpeedyIndex vs Market Leaders

"Ahrefs и Semrush слишком дорогие? Обзор SpeedyIndex — чекера бэклинков с оплатой за результат"

Вердикт: Главное отличие в том, что гиганты — это библиотеки (хранят историю), а SpeedyIndex — это детектор (проверяет текущий момент).

  • В чем уступает SpeedyIndex: Наш чекер не предназначен для слежки за конкурентами — он не найдет ссылки, которых нет в вашем списке. У нас нет инструментов для подбора ключевых слов или контент-планирования.
  • В чем выигрывает: Мы даем «Live-статус». Если Semrush говорит, что ссылка «есть» (на основе данных недельной давности), а SpeedyIndex говорит «нет» — значит, её физически удалили сегодня утром.
  • контроль бюджета
  • бесплатный API
  • проверка на индекс в Google, Bing, Yandex

Итог

Ahrefs и Semrush — мощные инструменты. Но их модель устарела: подписка, лимиты и кешированные данные.

Если вам нужен:

  • актуальный аудит ссылок
  • реальная проверка в моменте
  • контроль бюджета
  • бесплатный API
  • проверка на индекс в Google, Bing, Yandex

Подход с оплатой за результат выигрывает. В 2026 году платить за воздух уже необязательно!

Технический аудит бэклинков и проверка токсичности (Spam Score).

Предлагает инструменты для Outreach-рассылок и менеджмента проектов внутри панели.

Moz Pro

Родоначальник метрик авторитетности.

Использование метрики Domain Authority (DA) для оценки качества донора.

Обладает огромным историческим архивом данных за 15+ лет.

Majestic

Глубокий анализ тематического потока (Trust Flow).

Проверка кодов ответа сервера и массовая обработка списков.

Специализируется на «тематической близости» ссылок (Topical Trust Flow).

Выскажите мнение
Авторизуйтесь, чтобы добавить свой комментарий.




821

Лучшие статьи

Поделиться: 0 0 0

Оцените статью
Спасибо за оценку