Образование, наука, работа
Битрикс24
Январь 2025
Ukids — онлайн-академия, которая развивает гибкие навыки у детей от 6 до 15 лет. Компания проводит онлайн-занятия и работает с большой базой клиентов, обрабатывая сотни новых заявок ежедневно. В структуре компании работают несколько подразделений: отдел записи, отдел продаж, клиентский сервис, поддержка и отдел продлений. Количество сотрудников: около 600 человек.
Задача: нам требовалось объединить коммуникации и работу с клиентами в единой CRM, настроить автоматизацию обработки клиентов, интегрировать CRM с сервисами поддержки и собственной платформой обучения и построить систему аналитики для оценки эффективности продаж, педагогов и клиентского сервиса.
Масштабирование онлайн-академии через автоматизацию CRM и BI-аналитики.
Работа с клиентом начинается в воронке «ОПК запись», куда поступают заявки с различных источников. Нам предстояло исключить ручное управление сделками и потери на переходах по этапам сделок.
Мы настроили и доработали CRM-воронки. Воронка включает 4 стадии: новая заявка получена, назначен ответственный, совершен звонок и записан на пробный период. Результат:
После успешной стадии сделка автоматически переносится в следующую воронку — «ОПК Доведение», где клиенту подбираются занятия.
Затем сделка передается в воронку отдела продаж, где менеджеры работают над оплатой уроков.
После оплаты клиент передается в клиентский сервис, где начинается долгосрочная работа с клиентом.



Также были переработаны и оптимизированы воронки продаж, внедрены умные сценарии для автоматического перемещения сделок, настроены задачи менеджерам и руководителям на ключевых этапах работы с клиентом.
Ручное управление процессами не позволяло стабильно обрабатывать поток клиентов и контролировать качество работы сотрудников. Отсутствие автоматизированного контроля и исполнения бизнес-процессов приводило к потерям клиентов и выручки.
В CRM внедрили автоматические процессы; их возможности:
— распределяют клиентов между менеджерами;
— ставят задачи сотрудникам на каждом этапе работы;
— контролируют сроки обработки клиентов;
— запускают коммуникации с клиентами.

Сделали так, что при создании сделки автоматически формируется элемент смарт-процесса для отдела продлений, система отслеживает оплату подписки, при задержке оплаты клиенту отправляется автоматическое уведомление, а менеджеру ставится задача на связь.
Клиентские данные и коммуникации были распределены по разным сервисам, из-за чего терялась целостность процессов и усложнялся контроль. Мы объединили все клиентские данные, коммуникации и сервисы в единую экосистему.
1. Интеграция с собственной образовательной платформой через вебхуки, чтобы передавать данные о действиях клиента, автоматически запускать процессы в CRM.
2. Интеграция с сервисом коммуникации Wazzup, чтобы централизовать коммуникации с клиентами, собрать переписку из мессенджеров в одном интерфейсе CRM, сохранить историю общения с клиентом.
3. Настройка внутреннего сервиса Telegram, чтобы общаться там, где клиенту привычно, ускорить ответы и повысить вовлеченность, встроить Telegram в процессы CRM.
4. Интеграция с Roistat для получения сквозной аналитики.
Отдельно была разработана кастомная интеграция с Omnidesk через API, что позволило автоматически создавать обращения в поддержку, передавать данные о клиенте между системами, связывать обращения клиентов с их карточками в CRM.
В результате отдел поддержки получил единый поток обращений и прозрачность по клиентским запросам.
Руководители не имели целостного представления о состоянии бизнеса, из-за чего управление опиралось на разрозненные данные. наша задача состояла в том, чтобы обеспечить прозрачность ключевых бизнес-показателей и перевести управление компанией на data-driven подход за счёт внедрения BI-аналитики.
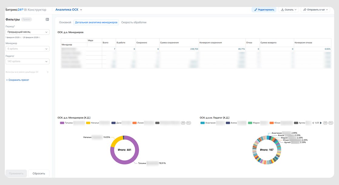
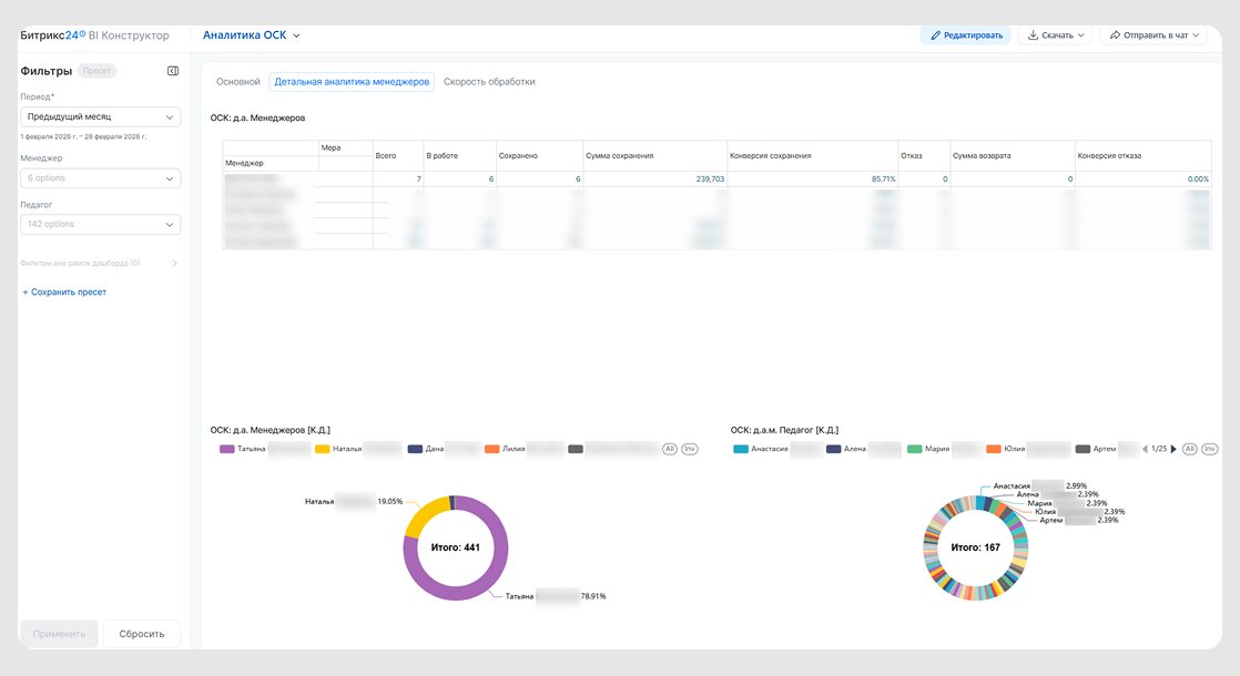
Мы внедрили BI-конструктор, в котором собраны ключевые показатели бизнеса. Настроили удобные дашборды:
— сквозной аналитики продаж,
— аналитики ответственных сотрудников (педагогов),
— аналитики обратной связи клиентов,
— аналитики посещаемости занятий.


Это позволило руководителям в режиме реального времени отслеживать эффективность работы разных подразделений.
В ходе проекта пересмотрели логику хранения данных по клиентам и занятиям: устранили дубли данных между системами и оптимизировали передачу данных между CRM и образовательной платформой.
У компании появилось единое цифровое пространство для работы с клиентами и аналитикой.
1. Автоматизировали обработку более 400 новых заявок ежедневно, без потери клиентов и перегрузки менеджеров.
2. Выстроили прозрачную систему работы между отделами, повысив управляемость всей воронки.
3. Настроили автоматическую постановку задач менеджерам, что увеличило скорость обработки заявок.
4. Внедрили сквозную аналитику продаж и клиентского сервиса, благодаря чему руководство получило возможность принимать решения на основе данных.
5. Создали систему оценки эффективности педагогов, что позволило выявлять точки роста в продукте и управлять качеством обучения.
6. Объединили CRM, платформу обучения, поддержку и сервисы коммуникаций.