FMCG / E-commerce (NDA)
1 200 000
Электронная коммерция
Россия, Москва
Декабрь 2023
Разработать систему аналитики и дашбордов по CRM-маркетингу для интеграции с mindbox, которая позволяла бы:
1) оценивать эффективность CRM-маркетинга и коммуникаций
2) сравнивать маркетинговые кампании и рассылки
3) отслеживать заказы из рассылок
4) анализировать воронку продаж
5) мониторить динамику базы клиентов
Перед стартом проекта мы выделили две главные цели:
1) обеспечить процесс принятия решений в CRM-маркетинге необходимой информацией
2) значительно сократить затраты команды Клиента на аналитику данных
Это позволило нам выйти за рамки поставленной задачи и максимизировать ценность данного продукта:
- в отличие от статичной отчетности наши дашборды позволяют пользователю получить доступ к практически любой информации в режиме реального времени через веб-интерфейс.
Мы разработали такую концепцию дашбордов, методологию расчета показателей и архитектуру данных, которая позволяет к любому показателю применять "неограниченное" количество аналитических срезов.

Этапы работы:
1) Определение набора показателей и методологии расчета
2) Разработка необходимой архитектуры данных
3) Выбор подходящего технического решения
4) Разработка, тестирование и запуск
5) Анализ результатов, дополнения и улучшения
Мы выделили более 50 показателей, которые используются в CRM-маркетинге, и сгруппировали их по смыслу в несколько дашбордов для решения поставленных задач.

Методология расчета показателей разработана таким образом, что каждый показатель является пересчитываемым в зависимости от выбранного периода и аналитических срезов.
Это означает, что дашборд отвечает практически на любой запрос маркетолога и позволяет проводить самые глубинные исследования для поиска гипотез и совершенствования CRM-маркетинга.
Список показателей по дашбордам (справочная информация):
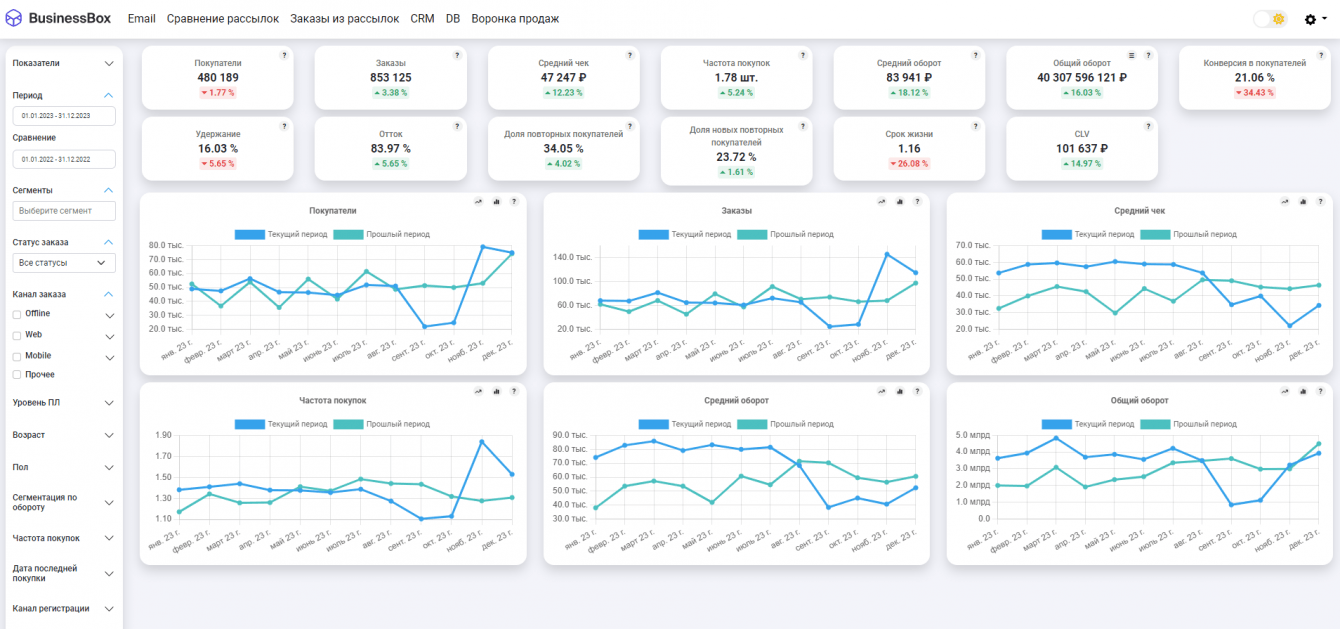
1) CRM показатели: покупатели, заказы, средний чек, частота покупок, средний оборот, общий оборот, конверсия в покупателей, удержание, отток, доля повторных покупателей, срок жизни, CLV.

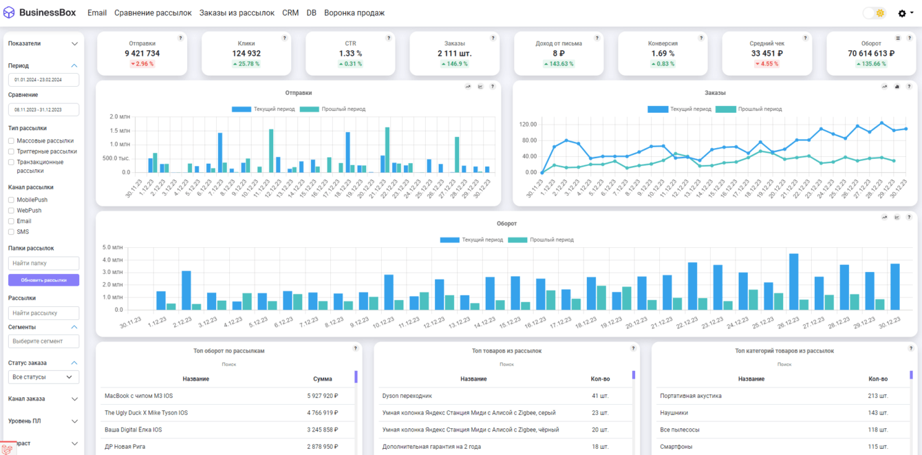
2) Рассылки: отправки, доставки, открытия, клики, отписки, заказы, оборот, доход от письма, доля доставок, доля открытий, доля кликов, доля отписок, конверсия в заказ, средний чек, дополнительный доход.

3) База клиентов: контакты, новые контакты, доступные контакты, доступность, невалидные контакты, онлайн контакты, офлайн контакты, доля онлайн, доля офлайн

4) Воронка продаж: входы на сайт, просмотры категорий, просмотры товаров, добавления в корзину.

Основная сложность заключалась в том, чтобы обеспечить многомерность и связанность данных, а также их соответствие один к одному как с внешней системой, так и между собой.
Мы обеспечили связь между разными источниками данных из mindbox и разработали единый контролер данных, который позволяет в дашбордах строить запросы сразу к нескольким источникам.
Это обеспечивает максимальную гибкость при построении срезов к показателям и позволяет фильтровать "что угодно по чему угодно".
Выбор ClickHouse позволил увеличить быстродействие дашбордов в сотни раз по сравнению с известными аналогами.
Сейчас любой дашборд загружается в течение 10 секунд при базе данных в 5 млн. клиентов и 120 млн. записей.
Дашборд отвечает на любые запросы маркетолога в режиме реального времени на что аналитику потребовалось бы несколько недель работы.
БД на ClickHouse:

При разработке сервиса мы выделили и реализовали несколько дашбордов в соответствии с задачами клиента:
1) "Дашборд по рассылкам" - позволяет оценить эффективность маркетинговой коммуникации
2) "Дашборд по CRM" - показывает эффективность CRM-маркетинга по ключевым показателям
3) "База клиентов" - показывает динамику роста клиентской базы
4) "Сравнение кампаний" - позволяет сравнить маркетинговые кампании между собой



5) "Заказы из рассылок" - позволяет посмотреть какие товары покупали из рассылок

6) "Воронка продаж" - показывает как выглядит текущая воронка продаж от входа на сайт до совершения покупки
По результатам тестирования мы добились соответствия данных в дашбордах с данными в mindbox на уровне достоверности 99,8%.
Перед нами стояла задача разработать универсальный продукт и обеспечить клиента достаточным уровнем гибкости, поэтому мы добавили в сервис дашбордов несколько ключевых возможностей:
1) сбор произвольного дашборда из существующего набора показателей или изменения текущих дашбордов (с использованием "drag and drop")
2) брендинг личного кабинета под фирменный стиль с возможностью выбора темной/светлой темы


3) переключение типа графиков, добавление линии тренда
4) выдача прав доступа и заведение новых пользователей

5) интеграция через api mindbox

В результате мы получили сервис дашбордов по CRM-маркетингу с готовой интеграцией для mindbox, который состоит из 6 информационных панелей под разные задачи и позволяет получить ответ на практически на любой запрос CRM-маркетолога.

Скорость обработки запроса составляет всего 10 секунд на дашборд при обработке базы данных в 5 млн. клиентов и 120 млн. записей. Персональные данные не передаются в соответствии с 152-ФЗ. Уровень соответствия данных с mindbox составляет 99,8%.
Дашборды содержат более 50-ти операционных, финансовых и стратегических показателей по CRM-маркетингу с возможностью применения более 15-ти аналитических срезов.


Можно создать свой собственный дашборд из готового набора показателей с применением технологии Drag-and-Drop, адаптировать дашборды под фирменный стиль компании, выдавать права новым пользователям.
Для предоставления Демо-доступа к дашбордам можно обратиться к нам по контактам, указанным на сайте нашего агентства: https://bboxpro.ru/
![]()
Валерий Перфильев
Сервис дашбордов по CRM-маркетингу позволяет внедрить в компании data-driven подход к принятию решений, оптимизировать затраты на аналитику и кратно увеличить выручку e-mail канала.