CTR
Авто и мото
Южная Корея
Июль 2025
Клиент — CTR, южнокорейский производитель автозапчастей:
• 7 лет подряд поставщик General Motors;
• экспортер в 100+ стран;
• 14 заводов в мире;
• №1 в России в своей доле рынка (подвеска и рулевое управление).
На территории России бренд не работает напрямую с конечными покупателями. Все продажи идут через:
• дистрибьюторов;
• магазины и маркетплейсы, которые также принадлежат дистрибьюторам, а не CTR.
Из-за этого компания не может контролировать упаковку, доставку или сервис. Но именно её имя фигурирует в негативных упоминаниях по этим вопросам.
На отзовиках годами лежал устаревший негатив. Бренд не имел возможности отвечать напрямую пользователю ни там, ни на маркетплейсах. Все эти факторы вели к формированию имиджа компании, не заинтересованной в своей аудитории.
Проблема: несмотря на высокое качество оригинальной продукции, показатели репутации оставались низкими.
Наша цель:
• Выстроить систему постоянного мониторинга оперативного реагирования на упоминания от лица бренда.
• Повысить лояльность клиентов через персонализированные ответы.
• Снизить долю негатива в поисковой выдаче.
• Сформировать восприятие открытого и клиентоориентированного бренда.
Мы сосредоточились на цифровом присутствии CTR и определили ряд главных задач:
• Автоматизация сбора и анализа упоминаний через Brand Analytics.
• Постоянный мониторинг соцсетей и тематических сообществ.
• Настройка системы обратной связи.
• Активация и обновление карточек на отзовиках (Отзовик, Yell, Blizko).
• Вытеснение негатива из поисковой выдачи.
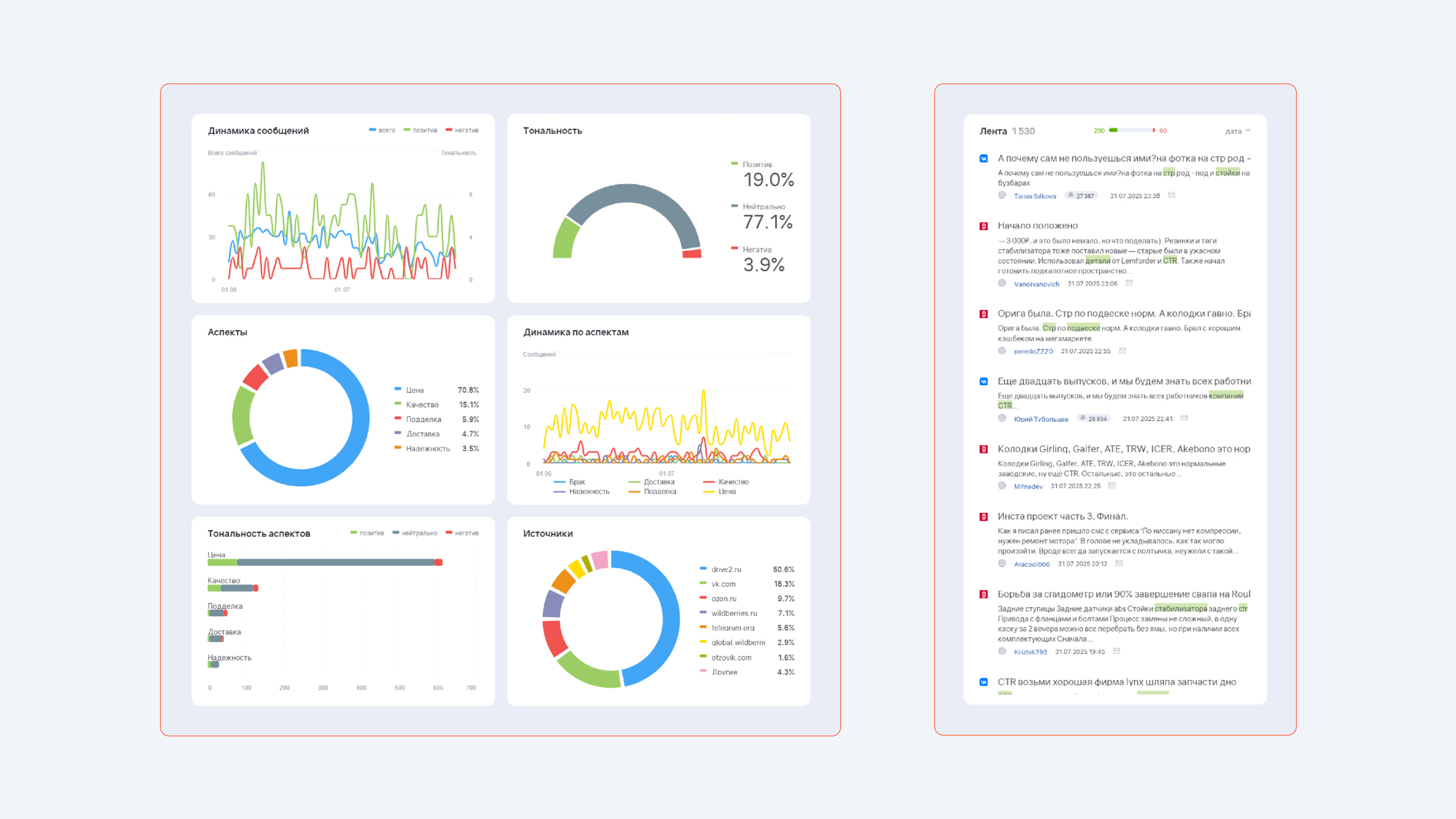
Мы проанализировали инфополе в контексте обратной связи от клиентов. На старте доля негативных сайтов в выдаче Яндекс составляла 35%.
Также мы вывели несколько категорий, у каждой из которых были свои риски:
С помощью Brand Analytics мы настроили сбор любых упоминаний бренда:
• по официальному названию «CTR»;
• по народным вариантам («ЦТР», «СТР»);
• в словосочетаниях с названиями деталей и дистрибьюторов.
Запустили интеграцию с Telegram и фильтрацию WOM-сообщений во «ВКонтакте». Получали уведомления об упоминаниях бренда и реагировали в течение 15 минут.
Это позволило:
• Исключить нерелевантные упоминания (например, рекламные метрики);
• Собрать 916 WOM-сообщений за 7 месяцев;
• Разделить их по тональности: 76% нейтральных, 17% позитивных, 7% негативных.
Наш ORM-специалист проводил контент-анализ, проверял, правильно ли система распознала тональность сообщений и создавал рекомендации по реакции на разный вид негатива.
С помощью Brand Visor мы создали медиа-дашборы, которые обновлялись в режиме реального времени. Они помогли следить за ифнормационным присутствием в разных источниках (соцсети, маркетплейсы, отзовики, профильные сайты), оперативно реагировать на вызовы и корректировать стратегию.
Дашборды также использовали для получения результатов работы за нужный период.
Мы проранжировали источники по приоритетности обработки негатива:
1. Соцсети;
2. Форумы;
3. Отзовики.
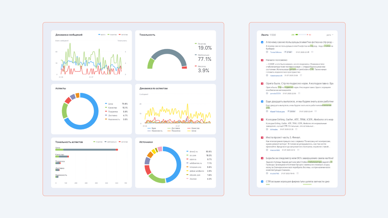
Использовали фильтры, чтобы из массива сообщений выделить значимые. Создали тематические чаты, где отслеживали наиболее важные и склонные к эскалации источники. Отдельно прорабатывали сообщества и каналы, аудитория которых отличается частым негативом и высокой вовлеченностью пользователей.
В итоге скорость реакции сократилась и любое негативное упоминание обрабатывалось в течение 24 часов.
Наша команда разработала систему тегов и автотегов. Это позволило категоризировать негативные отзывы по темам — от цены до брака.

Мы выяснили, что большинство жалоб были связаны не с качеством оригинальных запчастей, а с подделками. На это бренд не может повлиять. Но в глазах потребителя виноват был именно CTR.
Это сформировало дальнейшую стратегию — просвещение. Вместе с производителем мы сформировали ряд ответов, в которых объясняется, как отличить контрафакт от оригинала.
Мы обновили существующие карточки, зарегистрировали 8 новых и верифицировали их все как официальное представительство CTR. Добавили актуальные контакты и ссылки на официальный сайт. Начали отвечать на 75% отзывов:
• На негатив — благодарность + приглашение к форме обратной связи (с запросом фото деталей, кода, чека).
•На позитив — усиление лояльности через персонализированную благодарность.
Благодаря Brand Analytics команда находила обсуждения CTR в автосообществах (VK, Drive2, YouTube) и вступала в диалог от имени бренда.
Особое внимание уделяли разговорам о подделках. Мы вежливо и конструктивно объясняли, как отличить оригинал. Показывали, как выглядит оригинальная упаковка, как проверить подлинность детали.
Каждого, кто оставлял негативный отзыв, приглашали на сайт для заполнения формы с обратной связью. Просили прикрепить фото детали, коробки, документов. И через эту форму решали проблемы клиентов.
Так, мы выстроили чёткую политику коммуникации, которая позволяла оперативно обрабатывать негатив и защищать репутацию бренда. Мы показывали, что бренду ценно мнение клиентов. Он готов помочь и решить проблему.

Мы разделили репутационные риски: негатив от подделок теперь почти не влияет на восприятие оригинальной продукции. Благодаря прямой коммуникации мы объяснили покупателям, как проверять продукцию и не наткнуться на подделки в интернете.
Итог: CTR из молчаливого производителя превратился в открытый и готовый решать проблемы бренд, который помогает своим клиентам даже в условиях отсутствия прямых продаж.
![]()
Алёна Фомина
Руководитель отдела SERM/ORM
Этот кейс наглядно показал: даже если бренд не контролирует продажи напрямую, он всё равно несёт ответственность перед потребителем. Люди не разделяют производителя и продавца — виноват тот, чьё имя указано на упаковке.
Поэтому молчание создает ощущение, что компания ушла с рынка. Или её не интересуют проблемы клиентов.
Такой подход порождает негатив, который раздувается со временем. Но своевременное вмешательство — вежливый ответ, предложение помощи — снижает повторный негатив в 70% случаев.
Подделки в этой сфере — это серьёзная репутационная угроза. Поэтому важно учить клиентов распознавать оригинал. В будущем успех CTR будет зависеть от системной работы — QR-кодов с подтверждением оригинальности, белых списков дистрибьюторов, обучения партнёров и сотрудничества с автоблогерами.